CRM Modülü
Patron Paneli
İşletmenizin tüm operasyonel ve finansal verilerini tek merkezden yönetin.
Dinamik Görev Yönetimi ve Rutin İş Takibi
Oninzo ERP'nin gelişmiş Görev Listesi sistemi ile günlük, haftalık veya tek seferlik görevlerinizi kolayca planlayın. Sistem, her güne veya haftaya özel rutin işlerinizi otomatik olarak listeler; böylece hiçbir kritik adımı gözden kaçırmadan tüm operasyonel sürecinizi uçtan uca yönetebilirsiniz.
Lojistik İzleme ve Operasyonel Hız Analizi
Sevkiyat modülü üzerinden sevk edilen tüm ürün gruplarını, gerçekleşen sevkiyatları ve bu sevkiyatların içerdiği ürün detaylarını anlık olarak izleyin. Son sevkiyatlarınızı, yükleme başlangıç zamanlarını ve yükleme çevrim sürelerini takip ederek; lojistik operasyonunuzun ne kadar sürede tamamlandığını milimetrik olarak ölçün.
Müşteri İlişkileri ve Portföy Analizi
Sistemdeki tüm carilerinizi aktif veya potansiyel bazda analiz edin. İlgilenilmesi gereken ancak not girilmemiş potansiyel müşterilerinizi ve uzun süredir sipariş kaydı olmayan müşteri gruplarınızı saniyeler içinde tespit edin. Tüm müşterilerinizin sipariş hacimlerini hem tutar (fiyat) hem de adet bazında izleyerek stratejik satış kararlarınızı güçlendirin.
Üretim Performansı ve Analitik Verimlilik Raporları
Üretim hatlarınızdaki hedeflenen vs gerçekleşen üretim adetlerini ve bu süreçlerin ciro bazlı sonuçlarını anlık takip edin. Hem mamul hem de yarı mamul bazında adet detaylarını izlerken; ürün gruplarına özel sapma listeleri ve hedefe uyum raporları ile operasyonel disiplininizi koruyun.
Akıllı Performans Analizi (Ortalamaya Göre):
- Hafta İçi Odaklı Hesaplama: Seçilen tarih aralığı sadece hafta içi iş günleri üzerinden değerlendirilerek üretim ortalaması netleştirilir.
- Dinamik Referans Kıyaslama: Güncel üretim gücünüz, önceki döneme ait (örn. 22 iş günlük) referans ortalaması ile karşılaştırılır.
- Verimlilik Oran Hesabı: (Seçilen dönem ortalaması / Referans dönem ortalaması) x 100 formülüyle gerçek performans skorunuzu görün.
Sipariş Havuzu ve Operasyonel İzleme
Satış süreçlerinizin tüm aşamalarını merkezi olarak kontrol edin. Onaylanmamış ve işlem görmeyen hareketsiz siparişleri (teklif havuzu), termin tarihi geciken kritik teslimatları ve sevkiyat bekleyen hazır siparişleri anlık olarak raporlayın. Her bir siparişin içine girerek ürün detaylarını milimetrik olarak inceleyin.
Müşteri Geri Bildirimleri ve 8D Kalite Raporlama
Oninzo ERP veya B2B paneli üzerinden gelen tüm müşteri şikayetlerini merkezi olarak yönetin. Global kalite standartlarına uygun 8D bazlı raporlama sistemi ile her bir şikayeti; hangi aşamalardan geçtiğini, düzeltici faaliyetlerini ve teknik detaylarını içerecek şekilde detaylı olarak takip edebilirsiniz.
Katalog Yönetimi ve Görsel Fiyat Listeleri
Tüm para birimlerine (TL, USD, EUR vb.) göre hazırlanmış **güncel katalog fiyat listelerinizi** merkezi olarak inceleyin. Tüm ürünlerinizin katalog fiyatlarını, yüksek çözünürlüklü **ürün görselleriyle (fotoğraflarla)** desteklenmiş şekilde detaylı olarak takip edebilir, fiyat politikalarınızı pazar bazlı olarak denetleyebilirsiniz.
Genel Özet (Canlı)
İşletmenizin tüm operasyonel nabzı tek bir ekranda.
Genel Özet kokpiti, işletmenizdeki tüm aktif süreçleri gerçek zamanlı olarak izlemenizi sağlayan merkezi bir kontrol merkezidir. Bu ekran sayesinde yöneticiler, sahadaki durumdan sevkiyat havuzuna kadar her detayı anlık olarak takip edebilir.
Kokpit İçeriği ve Analizler:
- Sipariş Durumları: Tüm aktif siparişlerin toplam tutarı, adet dağılımı ve havuzda bekleyen (teklif/onay) ile işleme alınmış siparişlerin oranları görsel grafiklerle sunulur.
- Üretim Performansı: Ürün gruplarınıza ait farklı üretim hatlarının günlük planlanan, üretilen ve performans yüzdeleri anlık olarak güncellenir.
- Canlı Veri Akışı: "Planlanan - Üretilen - Kalan" dengesi üzerinden performans takibi yapılarak olası darboğazlar henüz oluşmadan tespit edilir.
Bu ekran, karar vericilerin "Şu an işletmede ne oluyor?" sorusuna saniyeler içinde, veriye dayalı ve görsel olarak yanıt almasını sağlar.
Sipariş Kokpit
Sipariş süreçlerinizin detaylı ve interaktif analizi.
Sipariş Kokpit sayfası, işletmenizin satış performansını çok boyutlu olarak analiz etmenizi sağlar. Sayfanın en üstünde yer alan gelişmiş filtreleme seçenekleri sayesinde verileri istediğiniz kırılımda inceleyebilirsiniz.
Akıllı Filtreleme ve Dinamik Grafikler:
- Çok Boyutlu Filtreler: Tarih aralığı, sipariş durumu, model, ürün grubu, ülke, şehir, müşteri ve satış temsilcisi bazlı filtreleme yapabilirsiniz.
- Filtreye Özel Grafikler: Uygulanan filtrelere göre sistem otomatik olarak özel analiz grafikleri (charts) oluşturur. Örneğin; satış temsilcisi performanslarını, bölgesel satış yoğunluklarını veya model bazlı sipariş trendlerini anlık grafiklerle görebilirsiniz.
- Esnek Görünüm: Tüm verileri hem tutar hem de adet bazında inceleyebilir; günlük, haftalık veya aylık periyotlarla karşılaştırmalı raporlar alabilirsiniz.
Bu ekran, satış temsilcilerinizin performans takibinden müşteri bazlı sipariş analizine kadar tüm ticari verinizi görsel dashboard'lara dönüştürerek hızlı karar almanızı sağlar.
Üretim Kokpiti
Üretim hatlarınızın anlık verimlilik ve kapasite takibi.
Üretim Kokpiti, fabrikadaki üretim süreçlerinizin ne kadarının planlandığı gibi gittiğini, ne kadarının gerçekleştiğini görselleştiren ileri seviye bir analiz ekranıdır. Üretim müdürleri ve yöneticiler bu sayfa üzerinden üretim performansını saniyeler içinde ölçebilir.
Üretim Kokpiti Özellikleri:
- Detaylı Filtreleme: Tarih aralığı, şube, model, ürün grubu ve müşteri bazlı filtrelerle üretim verilerinizi istediğiniz derinlikte inceleyebilirsiniz.
- Ürün Grubu Bazlı Özet: Her bir ürün grubu için üretilen toplam adetleri bağımsız kartlar üzerinde anlık olarak takip edebilirsiniz.
- Trend Analizi: Zaman çizelgesi üzerinde planlanan ve gerçekleşen üretim adetlerini günlük, haftalık veya aylık bazda grafiklerle karşılaştırabilirsiniz.
- Üretim Çıktısı Tablosu: Sayfanın altındaki detaylı tablo ile "Hangi gün, hangi ürün grubundan kaç adet planlandı ve kaç adet üretildi?" sorusuna net yanıtlar bulabilirsiniz.
Bu kokpit, üretimdeki aksamaları hızlıca görmenizi sağlayarak kaynaklarınızı en verimli şekilde kullanmanıza ve teslimat sürelerinizi optimize etmenize yardımcı olur.
Üretim Kokpit Detay
Üretim verilerinize çok boyutlu ve filtreli bakış.
Üretim Kokpit Detay ekranı, sadece genel rakamları değil, işletmenizin hiyerarşik yapısına göre özelleştirilmiş üretim özetlerini sunar. Bu ekranın en güçlü özelliği, tek bir tıklama ile farklı kırılımlarda analiz yapabilmenizi sağlayan dinamik buton yapısıdır.
Esnek Özet Veri Butonları:
- Şube Bazlı Özet: Farklı lokasyonlardaki üretim tesislerinizin performansını karşılaştırmalı olarak görün.
- Firma/Müşteri Bazlı Özet: Hangi firma için ne kadar üretim yapıldığını ve termin durumlarını izleyin.
- Ülke Bazlı Özet: İhracat odaklı üretimlerde, hangi ülkenin siparişlerinin üretim hattında ne kadar yer kapladığını analiz edin.
- Ürün Grubu ve Model Kırılımı: Üretim kapasitesinin hangi ürün tiplerinde yoğunlaştığını anlık filtrelerle keşfedin.
Bu detaylı kokpit sayesinde, yönetici butonlarını kullanarak üretim özetini saniyeler içinde istediğiniz filtreye göre yeniden şekillendirebilir, operasyonel darboğazları noktasal olarak tespit edebilirsiniz.
Sevkiyat Kokpiti
Sevkiyat süreçlerinizin operasyonel verimliliğini ve gerçekleşen sevkiyatları izleyin.
Sevkiyat Kokpiti, depo ve lojistik süreçlerinizin çıktılarını analiz eden merkezi bir ekrandır. Hangi ürün grubundan ne kadar sevkiyat yapıldığını, terminlerin ne ölçüde tutturulduğunu ve lojistik performansını bu ekrandan takip edebilirsiniz.
Sevkiyat Kokpiti Analizleri:
- Gelişmiş Filtreleme: Tarih aralığı, model, ürün grubu ve cari bazlı filtrelerle sevkiyat verilerinizi anlık olarak daraltın.
- Ürün Grubu Bazlı Özet Kartları: Ürün gruplarınız bazında seçili dönemde toplam ne kadar sevkiyat yapıldığını bağımsız kartlar üzerinden izleyin.
- Sevkiyat Trendleri: Zaman bazlı grafiklerle sevkiyat hacminizdeki artışları ve azalışları görün. Günlük, haftalık ve aylık görünümlerle kapasite kullanımınızı analiz edin.
- Kümülatif Takip: Dönem içi toplam sevkiyatın kümülatif ilerleyişini günlük verilerle karşılaştırarak lojistik hedeflerinize ne kadar yaklaştığınızı ölçün.
Bu kokpit, sevkiyat yoğunluğunu görselleştirerek araç planlama, personel yönetimi ve teslimat sürelerinizi daha verimli koordine etmenize olanak tanır.
Sevkiyat Takvimi
Lojistik operasyonlarınızı zaman ekseninde hatasız planlayın.
Sevkiyat Takvimi, tüm sevkiyat süreçlerinizi bir takvim arayüzü üzerinde görselleştiren stratejik bir planlama aracıdır. Bu ekran, lojistik biriminin sevkiyatları günlere dengeli bir şekilde dağıtmasını sağlayarak operasyonel yığılmaların önüne geçer.
Takvim Planlama Avantajları:
- Çakışma Kontrolü: Aynı güne planlanan sevkiyatları net bir şekilde görerek, depoda veya sevkiyat peronlarında oluşabilecek "üst üste binme" ve yoğunluk risklerini engelleyin.
- Dengeli Yük Dağılımı: Lojistik kapasitenizi hafta veya ay geneline yayarak araç ve personel planlamasını optimize edin.
- Durum Takibi: Planlanan, yüklenen ve sevk edilen işlemlerin hangi günlerde yoğunlaştığını tek bir bakışta analiz edin.
- Esnek Görünüm: Haftalık, aylık veya yıllık bazda geçiş yaparak uzun vadeli sevkiyat projeksiyonlarınızı oluşturun.
Bu interaktif takvim sayesinde, teslimat tarihlerini yönetmek çok daha kolay hale gelir ve müşteri terminlerine sadık kalarak lojistik maliyetlerinizi düşürebilirsiniz.
Üretim Özeti
Üretim performansınızı veriye dayalı özetlerle anlık ölçün.
Üretim Özeti ekranı, fabrikanızdaki üretim verimliliğini üst düzey bir bakış açısıyla sunar. Gelişmiş filtreleme seçenekleri ve dinamik görselleştirmeler sayesinde planlanan ile gerçekleşen üretimi anlık olarak karşılaştırabilirsiniz.
Akıllı Analiz ve Görselleştirme:
- Esnek Zaman Filtreleri: Bugün, dün, bu hafta, geçen hafta, bu ay veya özel tarih aralıkları gibi seçeneklerle üretim verilerinizi istediğiniz periyotta inceleyin.
- Özet Tablo Görünümü: Tüm ürün gruplarınızın planlanan ve üretilen adetlerini, çalışma gün sayılarını ve üretim ortalamalarını net bir tablo üzerinden takip edin.
- Dinamik Performans Grafikleri: Her bir ürün grubu için planlanan ve üretilen değerleri yan yana bar grafiklerle görselleştirerek hedeften sapmaları anında tespit edin.
- Şube Bazlı Analiz: Farklı üretim tesislerinizin veya şubelerinizin performansını bağımsız olarak veya konsolide şekilde filtreleyin.
Bu ekran, üretimdeki verimlilik artışını izlemek ve kapasite planlamasını daha sağlıklı yapmak isteyen yöneticiler için hem sayısal hem de görsel bir rehber niteliğindedir.
Sipariş Eksikleri
Siparişlerinizin üretim durumunu ürün grubu bazında anlık takip edin.
Sipariş Eksikleri ekranı, açık siparişlerinizin sevkiyata hazır hale gelmesi için hangi ürün gruplarında (Yatak, Baza, Başlık vb.) eksik üretim kaldığını tek bir bakışta görmenizi sağlar. Bu sayfa, sevkiyat birimi ve üretim planlama arasındaki koordinasyonu en üst seviyeye çıkarır.
Operasyonel Avantajlar:
- Hızlı Durum Analizi: Sipariş kartları üzerinde hangi ürün grubundan kaç adet istendiğini ve kaç adetinin üretimden çıktığını (0/1, 1/1 gibi) anlık olarak izleyin.
- Kritik Eksik Tespiti: Sevkiyatı bekleyen bir siparişin "sadece başlığı eksik" veya "bazası hazır değil" gibi kritik bilgilerine saniyeler içinde ulaşın.
- Akıllı Arama: Sipariş numarası veya firma adı ile hızlıca arama yaparak spesifik bir siparişin tam üretim durumunu sorgulayın.
- Önceliklendirme: Eksikleri görerek üretim hattındaki acil işleri belirleyin ve sevkiyat planlarınızı bu verilere göre güncelleyin.
Bu ekran sayesinde, "Siparişin neyi eksik?" sorusu tarih oluyor; her ürün grubunun durumu kartlar üzerinde renkli ve sayısal olarak belirtilerek hatasız bir operasyonel süreç sağlanıyor.
Mamul Depo Yönetimi
Deponuzu interaktif kroki üzerinden görsel olarak yönetin ve izleyin.
Mamul Depo ekranı, işletmenizdeki stok yerleşimini dijital bir harita (kroki) üzerinden takip etmenizi sağlayan ileri seviye bir yönetim modülüdür. Bu sistem sayesinde depo içerisindeki her bir peron, sepet ve rafın doluluk durumunu anlık olarak görebilirsiniz.
Modül Özellikleri ve Fonksiyonellik:
- İnteraktif Depo Krokisi: Sistemin üst kısmında yer alan görsel kroki alanı sayesinde deponuzun yerleşim planına hakim olun.
- Akıllı Filtreleme: Krokideki bir peron veya sepet üzerine tıkladığınızda, alt kısımdaki tablo otomatik olarak filtrelenir ve sadece seçili alandaki ürünler listelenir.
- Detaylı Stok Takibi: Peron, sepet, barkod, sipariş numarası ve ürün grubu bazlı detaylı listeleme ile deponun her noktasındaki ürün varlığını anlık sorgulayın.
- Barkod Entegrasyonu: Depodaki her hareketin barkod okutularak sisteme işlenmesi sayesinde kroki üzerindeki veriler her zaman %100 doğrulukla güncellenir.
Bu modüler yapı, depo personelinin ürün bulma süresini minimize ederken, sevkiyat hazırlık süreçlerinde hızı ve doğruluğu maksimize eder.
Genel Bakış
Oninzo ERP'nin CRM modülü, müşteri ve tedarikçi ilişkilerini tek merkezden yönetir.
Detay Tabları
Oninzo ERP'nin CRM modülü, müşteri ve tedarikçi ilişkilerini tek merkezden yönetir.
Bu modül ile müşteri ve tedarikçi bilgilerini, fiyat listelerini ve proforma şablonlarını merkezi olarak yönetebilirsiniz.
Cari Hesaplar
Carilerin bilgilerinin listelendiği sayfa. Müşteri ve tedarikçi bilgilerini tek merkezde yönetin.
CRM Gösterge Paneli
Oninzo ERP'nin CRM Gösterge Paneli, carilere ait finansal durum, kullanıcı yetkileri, belgeler ve fiyat listelerini tek bir ekranda birleştirerek işletmelere kapsamlı bir kontrol alanı sunar. Kullanıcı, borç durumu ve tahsilatlar gibi finansal göstergeleri anlık olarak izlerken, aynı anda yetkili kullanıcılar, hatırlatmalar, proformalar ve evraklar arasında hızlıca geçiş yapabilir.
Panelin üst bölümündeki dinamik göstergeler sayesinde vadesi geçmiş borç, yaklaşan borç, tahsil edilen tutar ve toplam borç bilgileri görsel ikonlarla desteklenerek kullanıcıya sade ama güçlü bir finansal özet sunar. Alt kısımda yer alan cari kartı alanı, ülke, kayıt bilgisi ve kayıt tarihi gibi temel verileri gösterirken, yan tarafta hatırlatmalar bölümüyle görev yönetimi kolaylaşır.
Aynı ekranda yetkili kullanıcılar, cari sorumluları, proformalar ve evraklar gibi bölümler modüler kart yapısıyla düzenlenmiştir. This yapı sayesinde kullanıcı, tek bir ekrandan tüm ilişkilendirilmiş verileri yönetebilir. Ayrıca seçili fiyat listesi bölümü, cariye tanımlı güncel fiyat kataloğunu ve indirim oranlarını göstererek satış ekiplerinin güncel bilgilere anında erişimini sağlar.
Kullanıcı dostu arayüzü, sade renk geçişleri ve tutarlı ikon yapısıyla desteklenen CRM Gösterge Paneli; finansal özet, belge yönetimi ve kullanıcı yetkilendirmesini tek noktada buluşturarak satış ve yönetim ekiplerine operasyonel verimlilik kazandırır.
Cari Genel Bilgileri
Oninzo ERP'nin Cari Bilgileri ekranı, işletmelerin müşteri ve tedarikçi kayıt süreçlerini merkezileştirir. Bu yapı sayesinde her bir cariye ait kimlik, iletişim, adres ve ticari durum bilgileri tek noktada toplanır; veriler düzenli, erişilebilir ve güncel kalır.
Sistem, her carinin ülke, şehir, grup ve ticari statüsüne göre sınıflandırılmasını sağlar. Harita entegrasyonu ile konum bilgileri manuel olarak işaretlenir, böylece saha operasyonlarında adres doğruluğu ve müşteri konum yönetimi kolaylaşır.
Her cariye özel sorumlu kişi atamaları yapılabilir; iletişim dili, e-posta ve telefon bilgileri kayıt altına alınarak müşteriyle doğrudan, organize bir iletişim altyapısı oluşturulur.
Bu sayfa, Oninzo ERP'nin CRM yapısında müşterilerle ilgili tüm verilerin eksiksiz ve yönetilebilir biçimde tutulmasını sağlayarak işletmelere güçlü bir müşteri bilgi yönetimi altyapısı sunar.
Cari Fiyat Listesi
Oninzo ERP'nin Fiyat Listesi ekranı, carilere atanmış olan özel fiyatlandırma tiplerini ve bu listelerin içerdiği tüm ürün kalemlerini detaylı bir şekilde sunar. Bu ekran üzerinden müşterinin hangi fiyatlandırma tipine (Özel Fiyat Listesi veya Katalog Fiyat Listesi) sahip olduğu belirlenirken, uygulanan para birimi ve indirim oranları da anlık olarak kontrol edilebilir.
Görseldeki yapı sayesinde kullanıcılar;
- Fiyatlandırma Tipi Belirleme: Müşteriye özel bağımsız bir liste mi yoksa önceden tanımlı bir katalog listesi mi atanacağı hızlıca seçilir (Özel vs Katalog).
- Para Birimi ve İndirim Yönetimi: Cari bazındaki varsayılan para birimi (TL, USD, EUR vb.) ve uygulanacak global indirim oranı (%) tek bir panelden güncellenir.
- Liste ve Matris Görünümü: Ürünler klasik liste formatında veya ürün detaylarını öne çıkaran matris görünümünde incelenebilir.
- Anlık Arama: "Tabloda ara..." fonksiyonu ile model adı veya ürün koduna göre saniyeler içinde filtreleme yapılır.
Bu ekran, satış ekiplerinin müşteriye her zaman doğru ve güncel fiyatı sunmasını sağlar, manuel hata payını ortadan kaldırır.
Müşteri Showroom
Oninzo ERP'nin Müşteri Showroom ekranı, carilerin fiziksel mağazalarında sergilenen ürünlerin (teşhirlerin) envanterini, varyant detaylarını ve set yapılarını anlık olarak takip etmenizi sağlar. Bu modül sayesinde hangi mağazada hangi ürünün, hangi kumaş veya ayak seçeneğiyle yer aldığını net bir şekilde görebilirsiniz.
Görseldeki gelişmiş takip özellikleri şunlardır:
- Showroom'a Ürün Ekle: Yeni ürünleri veya setleri hızla teşhir envanterine dahil etme özelliği.
- Set Bazlı Gruplandırma: Ürünleri tekil olarak değil, bir bütün (Yatak, Baza, Başlık vb.) halinde set yapısı olarak tanımlama ve yönetme imkanı.
- Detaylı Varyant Takibi: Kumaş tipi, ayak rengi, kulp seçeneği ve garanti etiketi gibi mikro detayların ürün bazında listelenmesi.
- Mağaza ve Ürün Filtreleme: Birden fazla mağazası olan carilerde "Mağaza Seçimi", "Ürün Kodu" veya "Ürün Adı" bazlı gelişmiş sorgulama yapısı.
- Özet İstatistikler: Teşhirdeki toplam set ve toplam ürün sayısının anlık olarak panel üzerinde raporlanması.
Bu yapı, marka görünürlüğünü sahadan gelen gerçek verilerle analiz etmenize ve showroom yenileme süreçlerini veriye dayalı planlamanıza yardımcı olur.
Cari Notları ve Hatırlatmalar
Oninzo ERP'nin Cari Notları modülü, müşterilerle yapılan tüm görüşmeleri, alınan kritik kararları ve geleceğe yönelik aksiyonları dijital bir ajanda yapısında yönetmenizi sağlar. Bu ekran, ekipler arası bilgi paylaşımını artırırken kurumsal hafızayı güçlendirir.
Görseldeki gelişmiş yönetim özellikleri şunlardır:
- Esnek Not Tipleri: İhtiyaca göre Yıldızlı Not (kritik), Standart Not veya Hatırlatma türünde kayıtlar oluşturarak verilerinizi önceliklendirebilirsiniz.
- İnteraktif Takvim Görünümü: Sol paneldeki takvim entegrasyonu sayesinde, ileri tarihli hatırlatmaları ve etkinlikleri takvim üzerinden günlük bazda anlık takip edebilirsiniz.
- Gelişmiş Sorgulama ve Filtreleme: Notlarınızı türüne (Tur), tarihine, tamamlanma durumuna veya içinde dosya eki olup olmamasına göre gelişmiş filtrelerle saniyeler içinde bulabilirsiniz.
- Anlık Kontrol Paneli: Mevcut toplam not ve bekleyen aktif hatırlatma sayılarını liste başında özet olarak görebilirsiniz.
- Aksiyon Yönetimi: Her bir notun durumunu (tamamlandı/okundu) listedeki ikonlarla takip edebilir, gerekli durumlarda hızlı aksiyon alabilirsiniz.
Bu yapı, müşteri ilişkileri yönetimini sadece bir veri kaydı olmaktan çıkarıp, takip edilebilir ve sonuç odaklı bir sürece dönüştürür.
Cari Hatırlatmalar
Müşterilerinize Özel Notlar ve Akıllı Takvim Yönetimi
Cari Hatırlatmalar modülü, her müşteriniz için özel notlar oluşturmanıza ve bu notları entegre bir takvim üzerinden dinamik olarak takip etmenize olanak tanır. Satış ekibiniz, müşteri görüşmelerini veya gelecek randevularını sisteme işleyerek kurumsal bir hafıza oluşturur.
- Cariye Özel Notlar: Her müşteri için sınırsız detayda görüşme notu ve hatırlatıcı ekleyebilme.
- Takvim Görünümü: Tüm not ve hatırlatmalarınızı takvim üzerinden günlük, haftalık veya aylık olarak kolayca izleyebilme.
- Sistem Bildirimleri: Vakti gelen notlar ve randevular için sistem üzerinden otomatik anlık bildirimler alma.
- Aksiyon Takibi: Hatırlatılan görevleri "tamamlandı" olarak işaretleyerek müşteri sürecini uçtan uca yönetme.
Cari Showroom
Varyant ve Opsiyon Bazlı Teşhir Yönetimi
Cari Showroom modülü, müşterilerinizin mağazalarında markanıza ait hangi ürünlerin sergilendiğini en ince detayına kadar takip etmenizi sağlar. Bu alan, sadece model takibi değil, ürünlerin tüm teknik detaylarını ve konfigürasyonlarını kapsar.
- Detaylı Ürün Takibi: Müşteri showroomlarında bulunan ürünlerinizi varyant ve varyant opsiyonlarına göre gruplandırabilme.
- Gelişmiş Sıralama: Ürünleri renk, ölçü, malzeme veya özel seçilen opsiyon tiplerine göre anlık olarak sıralayabilme.
- Varyant Odaklı Listeleme: Teşhirdeki ürünlerin hangi varyantının daha çok tercih edildiğini veya sergilendiğini dijital olarak izleme.
- Stratejik Planlama: Showroom verilerini varyant bazlı analiz ederek saha satış stratejilerinizi optimize etme.
İçerik Görseli Yakında Eklenecek
Fiyat Listeleri
Bu ekran, fiyat listesi yönetiminin merkezi alanıdır.
Oninzo ERP'de ürünlerin satış fiyatları bu yapı üzerinden tanımlanır, düzenlenir ve yayınlanır. İşletmeler, farklı para birimleri için ayrı fiyat listeleri oluşturabilir; yerel ya da uluslararası satış kanalları için özelleştirilmiş fiyat politikaları tanımlayabilir.
Sistem, hem standart fiyat listeleri hem de katalog fiyat listeleri oluşturmayı destekler. Böylece ürünler belirli müşteri gruplarına, bölgelere veya satış türlerine göre kategorize edilebilir. Her liste, yayın tarihi, revizyon numarası, durum ve oluşturma bilgileriyle birlikte kayıt altına alınır; fiyat geçmişi düzenli biçimde izlenebilir.
Bu yapı, işletmelere fiyatlandırma süreçlerinde esneklik, kontrol ve şeffaflık kazandırarak ürün maliyet yönetimini stratejik bir araca dönüştürür.
Müşteri Fiyat Listesi
Bu ekran, müşteri bazlı fiyat listesi eşleştirmesinin yapıldığı alandır.
Oninzo ERP, bu yapı sayesinde her müşteriye sistemde tanımlı özel fiyat listelerinin atanmasını sağlar. Böylece her cari, kendine ait bir fiyatlandırma politikasıyla sistemde tanımlanır.
Kullanıcılar, her müşteri için farklı fiyat listesi seçebilir ve aynı zamanda bu listeye özel indirim oranı belirleyebilir. Bu yaklaşım, satış sürecinde esnek fiyatlandırma imkânı sunarken tüm fiyat verilerini merkezi olarak yönetilebilir hale getirir.
Sistem, global ve yerel müşteriler için farklı para birimleriyle çalışmayı destekler; bu sayede uluslararası satış operasyonlarında da tutarlı bir fiyat yapısı korunur.
Bu ekran, işletmelerin müşteri bazlı fiyat politikalarını dinamik, izlenebilir ve sürdürülebilir şekilde yönetmesini sağlayarak satış stratejilerini güçlendirir.
Fiyat Analiz Merkezi
Veri Madenciliği ve Yapay Zeka ile Fiyatlandırma Stratejinizi Kusursuzlaştırın.
Fiyat Analiz Merkezi, sadece bir raporlama ekranı değil; ürünlerinizin pazar performansını, müşteri bazlı fiyat dağılımını ve katalog sapmalarını derinlemesine inceleyen bir karar destek mekanizmasıdır. Oninzo ERP, satış verilerinizi anlık olarak işleyerek sizi risklere ve fırsatlara karşı uyarır.
Analiz Panelindeki Kritik Bileşenler:
- Üst Düzey Metrik Kartları: Katalog ortalaması, final satış ortalaması, alt/üst limit değerleri ve genel katalog sapması (-%3.7 gibi) gibi hayati verileri tek bakışta izleyin.
- Akıllı Analiz Raporu (Oni AI Insight): Yapay zeka, verileri tarayarak size otomatik notlar çıkarır. "En yüksek fiyatlı satış Gultekin Yatak'a yapıldı", "3 adet aykırı fiyat tespiti yapıldı" veya "Ortalama indirim oranları makul seviyede" gibi kritik içgörüleri anında sunar.
- Müşteri Bazlı Dağılım ve Dağılım Haritası: Fiyatların hangi müşterilerde yoğunlaştığını bar grafiklerle, genel piyasa dağılımını ise Min/Max çizgileri içeren scatter plot haritasıyla görselleştirin.
- Detaylı Analiz Tablosu: Satışların her bir kalemini; hangi fiyat listesinden (Katalog/Özel), hangi dövizle ve ne kadar indirimle yapıldığını görün. Tablodaki "Analiz" sütunu, satışın "Standart" mı yoksa katalog seviyesinin altında ("Düşük") mü olduğunu otomatik olarak etiketler.
Bu kapsamlı analiz yapısı, firmanızın karlılığını korurken müşterileriniz arasındaki fiyat adaletini de sağlamanıza yardımcı olur.
Fiyat Karşılaştırması
Müşteriler arası fiyat dengesini koruyun.
Oninzo ERP, bu yapı sayesinde tüm müşterilere atanmış fiyat listelerindeki ürün fiyatlarını tek tabloda karşılaştırmalı olarak gösterir.
Fiyat Karşılaştırması Set
Set içeriklerinizi ve paket fiyatlarınızı karşılaştırın.
Birden fazla üründen oluşan setlerin fiyatlarını, set içerisindeki ürünlerin tekil fiyatlarıyla kıyaslayarak en karlı paketleme stratejilerini belirleyin.
İçerik Görseli Yakında Eklenecek
Liste Karşılaştırma (Fiyat Fark Analizi)
İki Farklı Fiyat Listesini Tek Ekranda Milimetrik Olarak Kıyaslayın.
Liste Karşılaştırma modülü, işletmenizin sahip olduğu genel katalog fiyatlarını veya müşteriye özel tanımlanmış listeleri birbiriyle saniyeler içinde kıyaslamanızı sağlar. "Hangi listede fiyatlarımız daha agresif?" veya "Yeni fiyat listemiz eskisine göre ne kadar fark yarattı?" sorularına net, veriye dayalı cevaplar alırsınız.
Karşılaştırma Ekranının Öne Çıkan Yetenekleri:
- Baz ve Karşılaştırma Listesi Seçimi: Bir listeyi "Baz" (referans), diğerini ise kıyaslanacak liste olarak seçerek aradaki farkları anında hesaplatın.
- Özet Bilgi Kartları: Toplam kalem sayısını, fiyatı aynı kalan ürünleri ve fiyatı değişen ürün sayılarını üst paneldeki özet kartları üzerinden tek bakışta görün.
- Net Fark ve Sapma Yüzdesi: Her bir ürün (veya set) bazında; baz fiyat, karşılaştırma fiyatı, aradaki net tutar farkı ve Sapma % (yüzdelik değişim) değerlerini yan yana görün.
- Akıllı Durum Etiketleri: Fiyatı farklı olan ürünler "Farklı" etiketiyle otomatik olarak işaretlenir, böylece istisnaları gözden kaçırmazsınız.
- Esnek Döviz Dönüşümü: Görüntüleme dövizini değiştirerek karşılaştırmayı dilediğiniz para birimi üzerinden (TL, USD, EUR) gerçekleştirebilirsiniz.
Bu analiz aracı, özellikle fiyat geçiş dönemlerinde ve büyük hacimli müşteri anlaşmalarında hatalı fiyatlandırma risklerini sıfıra indirir.
Fiyat Geçmişi Analizi
Ürün ve Setlerinizin Fiyat Yolculuğunu Şeffafça İzleyin.
Fiyat Geçmişi Analizi ekranı, bir ürünün veya setin zaman içerisindeki tüm fiyat değişimlerini, yapılan revizyonları ve liste türlerine göre (Katalog/Özel) dalgalanmaları profesyonel grafiklerle sunar. Bu ekran sayesinde hangi tarihte, hangi sebeple fiyat değişikliği yapıldığını ve bu değişikliğin karlılığa etkisini anlık olarak analiz edebilirsiniz.
Modülün Sunduğu Analiz Araçları:
- Zaman Çizelgesi (Timeline): Fiyat değişimlerini soldan sağa, eskiden yeniye doğru kronolojik bir hat üzerinde görün. Katalog fiyatları ve müşteriye özel listeler arasındaki farkları, değişim oranları (%12 azalış veya %15.86 artış gibi) ile birlikte takip edin.
- Fiyat Trend Grafiği: Fiyatın zaman içindeki hareketini çizgi grafik üzerinden izleyerek, piyasa koşullarına göre fiyatlandırma stratejinizi gözden geçirin.
- Değişim Oranları (%): Her bir fiyat güncellemesinin bir önceki listeye göre yarattığı farkı bar grafikler üzerinden (pozitif/negatif) net bir şekilde analiz edin.
- Gelişmiş Filtreleme: Ürün veya Set bazlı seçim yapabilir, hedef döviz birimini (TL, USD, EUR) ve liste türlerini (Katalog + Özel) seçerek raporunuzu saniyeler içinde oluşturabilirsiniz.
Bu veriye dayalı yaklaşım, satış ekiplerine geçmiş verilerle desteklenmiş güçlü bir pazarlık ve strateji yeteneği kazandırır.
Proforma Şablonları
Kurumsal kimliğinize uygun proforma tasarımları.
Oninzo ERP, proforma belgelerinizde kullanılacak tasarımları, renkleri ve logoları tek merkezden yönetebilmenizi sağlar. A4 veya A5 formatında farklı şablonlar oluşturabilir, her dile özel metinler tanımlayabilirsiniz.
Proforma Banka Bilgileri
Ödeme bilgilerini otomatikleştirin.
Proformalarınızda görünecek banka hesaplarını, IBAN ve SWIFT bilgilerini buradan yönetebilirsiniz. Farklı döviz türlerine göre farklı banka hesapları atayarak hatasız bir finansal süreç sağlayın.
Genel Bakış
Siparişlerinizi tek bir noktadan oluşturup yönetip tamamlayabilirsiniz.
Detay Tabları
Siparişlerinizi tek bir noktadan oluşturup yönetip tamamlayabilirsiniz.
Oninzo ERP'nin Siparişler modülü, işletmelerin sipariş süreçlerinin tüm aşamalarını merkezi bir platformda yönetmesini sağlar. Müşteri taleplerinden başlayarak sipariş oluşturma, onaylama, sevkiyat ve teslimat süreçlerine kadar tüm operasyonlar tek sistemde takip edilir.
Sistem, sipariş oluşturma sırasında müşteri bilgilerini otomatik olarak çeker, stok durumunu kontrol eder ve fiyat hesaplamalarını gerçekleştirir. Bu sayede hata riski minimize edilirken operasyonel verimlilik maksimize edilir.
Modül, sipariş durumlarını gerçek zamanlı olarak takip eder, sevkiyat planlaması yapar ve müşteri iletişimini otomatikleştirerek sipariş yönetim süreçlerini tamamen dijitalleştirir.
Sipariş İşlemleri
Sipariş süreçlerinin tüm aşamalarını tek merkezden yönetin.
Bu ekran, sipariş oluşturma sürecinin ilk adımı olan cari ve satış ekibi ilişkilendirmesinin yapıldığı bölümdür.
Oninzo ERP, bu yapı sayesinde siparişe konu olan müşterinin tüm iletişim ve adres bilgilerini otomatik olarak getirir, aynı zamanda siparişten sorumlu satış temsilcisi ve satış asistanlarını belirleme imkânı sunar.
Sistem, her siparişi doğru kişi ve müşteriyle ilişkilendirerek satış operasyonlarını düzenli hale getirir. Satış temsilcileri ve asistanlar, bu ekrandan atanarak siparişin takibinden, teklif aşamasına ve teslimata kadar tüm sürecin sorumluluk zinciri belirlenir.
Bu yapı, müşteri-sipariş ilişkisini şeffaf biçimde kayıt altına alır; böylece satış süreçlerinde görev dağılımı netleşir, iletişim hataları önlenir ve müşteri yönetimi daha profesyonel bir zeminde yürütülür.
Bu ekran, sipariş oluşturma sürecinde ürünlerin sepete eklendiği alandır.
Oninzo ERP, bu yapı ile ürün ekleme işlemini hem manuel hem de barkod sistemi üzerinden hızlı ve hatasız biçimde gerçekleştirir.
Kullanıcı, arama alanına ürün adını veya kart kodunu yazarak listeye ekleme yapabilir. Dileyen kullanıcılar ise sağ üst köşedeki QR kod butonuna tıklayarak, sistem tarafından oluşturulan barkodu okutup ürünü otomatik olarak sepete ekleyebilir. Bu özellik, özellikle saha satış ekipleri için büyük hız ve kolaylık sağlar.
Sepet yapısı, ürün adı, varyant bilgisi (örneğin kumaş rengi), adet ve birim fiyat detaylarını anlık olarak gösterir. Tüm eklenen ürünlerin toplam tutarı da otomatik şekilde hesaplanır.
Bu ekran, sipariş giriş sürecini pratik, modern ve tamamen dijital hale getirerek kullanıcı deneyimini üst seviyeye taşır.
Bu ekran, sipariş sürecinin sevkiyat, proforma ve ödeme aşamalarının yönetildiği bölümdür.
Oninzo ERP, bu alanda satışın operasyonel ve finansal detaylarını tek bir yapı altında birleştirir.
Sevkiyat bilgileri kısmında termin tarihi ve yükleme noktası belirlenir, böylece teslimat planı netleştirilir.
Proforma bilgileri alanı, siparişin döviz tipi, indirim oranı, ödeme yöntemi ve kullanılacak proforma şablonunu kapsar. Sistem kredi kartı ödemelerini, farklı banka hesaplarını ve fatura gösterim biçimini destekler; böylece tüm finansal işlemler kayıtlı ve standart hale gelir.
Ödeme bilgileri bölümü, nakit, kredi kartı veya banka havalesi gibi ödeme yöntemlerinin detaylandırılmasını sağlar ve satışın muhasebesel sürecine temel oluşturur.
Bu yapı, siparişin sevkiyat planlamasından ödeme kapanışına kadar olan tüm süreci tek noktada yönetilebilir hale getirerek satış operasyonlarının bütünlüğünü ve doğruluğunu sağlar.
Bu ekran, siparişe ait proforma belgesinin oluşturulduğu alandır.
Oninzo ERP, burada kullanıcıya sistemde tanımlı proforma şablonlarını kullanarak otomatik belge üretme imkânı sunar.
Sistemde seçilen şablon üzerinden, ilgili siparişe ait müşteri bilgileri, ürün detayları, fiyatlandırma, indirim ve ödeme bilgileri dinamik olarak proforma dosyasına işlenir. Böylece her sipariş, markaya özel tasarım ve bilgilerle profesyonel biçimde çıktı haline getirilir.
Bu yapı, manuel belge hazırlama ihtiyacını ortadan kaldırır; hem zaman tasarrufu sağlar hem de tüm proforma belgelerinin kurumsal kimlikle uyumlu olmasını garanti eder.
Sipariş Detay Listesi
Tüm Sipariş Süreçlerini Tek Bir Satırda, Milimetrik Olarak Takip Edin.
Sipariş Detay Listesi, işletmenizin operasyonel kalbidir. Bu ekran, sisteme kayıtlı siparişlerin sadece birer liste değil, üretimden sevkiyata kadar her aşamasını içeren canlı bir izleme merkezidir. Ürün bazında; kaç adet planlandığını, ne kadarının üretildiğini, depoda bekleyen miktarını ve sevkiyat durumunu anlık olarak görmenizi sağlar.
Gelişmiş Tablo ve Filtreleme Özellikleri:
- Üretim & Stok Takibi (Pln, Ürt, Dep, Svk): Her bir ürün kalemi için planlanan (Pln.), üretilen (Ürt.), depoya giren (Dep.) ve sevk edilen (Svk.) miktarlarını sütunlar üzerinden anlık takip edin. "Kalan" sütunu ile eksik ürünleri saniyeler içinde saptayın.
- Detaylı Varyant ve Opsiyon Yönetimi: Ürünlerin Kumaş, Ayak Baza, Baza Kulp gibi tüm teknik varyantlarını ve Etiket Yatak gibi spesifik varyant opsiyonlarını tablo üzerinde doğrudan görüntüleyin.
- Kapsamlı Filtreleme Paneli: Termin tarihi (tarih aralığı), Ülke, Firma, Ürün Grubu, Model ve Durum (Teklif Aşaması, Servis Bekliyor vb.) gibi kriterlerle binlerce satır arasından aradığınız veriye anında ulaşın.
- Satış Danışmanı ve Sorumlu Takibi: Siparişi oluşturan satış danışmanı veya asistan bazlı filtreleme yaparak ekip performansını ve sorumluluk alanlarını analiz edin.
Bu ekranın sunduğu tam görünürlük sayesinde gecikmeleri önleyebilir, stok yönetimini optimize edebilir ve müşterilerinize en doğru termin bilgilerini iletebilirsiniz.
Barkod Detay Listesi
Her Bir Ürünün Kimliğini ve Yolculuğunu Barkod Bazlı İzleyin.
Barkod Detay Listesi, sipariş kalemlerinin ötesine geçerek, üretim bandındaki her bir fiziksel ürünün (mamul veya yarı mamul) dijital kimliğini takip etmenizi sağlar. Planlanan bir ürünün barkodu basıldığı andan itibaren, o ürünün tüm yaşam döngüsü bu ekranda kayıt altına alınır.
Barkod Bazlı Takip Yetenekleri:
- Kristal Netliğinde Süreç Takibi: Her bir barkodun; ne zaman planlandığını (Plan Tarihi), ne zaman üretildiğini (Üretim Tarihi) ve ne zaman depoya girdiğini (Depoya Giriş Tarihi) kronolojik olarak görün.
- Sevkiyat Entegrasyonu: Ürünün sevk edilip edilmediğini, sevk edildiyse hangi tarihte ve hangi sevkiyat operasyonu (Sevk Tarihi) ile müşteriye gönderildiğini detaylıca izleyin.
- Yarı Mamul & Mamul Ayrımı: Üretim aşamasındaki ara ürünlerin (yarı mamul) ve tamamlanmış son ürünlerin (mamul) durumlarını, barkod kodları üzerinden ayrıştırarak üretim darboğazlarını saptayın.
- Gelişmiş Veri Filtreleme: Barkod ID, Barkod Kodu, Ülke, Firma ve Model bazlı filtreleme yaparak, milyonlarca barkod arasından spesifik bir ürünün o anki konumunu saniyeler içinde bulun.
Bu sistem, işletmenize tam izlenebilirlik kazandırarak kayıp/kaçak oranlarını düşürür ve hatalı sevkiyat riskini ortadan kaldırır.
Termin Doluluk Yönetimi
Doluluk Takvimi
Termin Doluluk Takvimi görünümü sayesinde her bir üretim gününün toplam adet ve ciro bazlı doluluğunu izleyin. Hedeflenen kapasite bantlarına göre günlerin durumunu (Hedef Altı, Hedef Üstü, Hedef Bandı) renkli göstergelerle takip edebilirsiniz.
- Kategori Bazlı Kırılım: Her günün altında Yatak, Baza, Başlık gibi ana kategorilerin adetlerini ve hedeften sapma yönlerini (ok işaretleri ile) görün.
- Görsel Uyarı Sistemi: Kapasiteyi aşan veya boş kalan günleri renk kodlarıyla saniyeler içinde saptayın.
Üretim Dağılımının Görsel Analizi
Günlük Adet Grafiği sekmesinde, üretim planındaki ürün gruplarının dağılımını stacked bar (yığılmış çubuk) grafiği üzerinden izleyin. Hangi gün hangi ürün grubuna (Başlık, Baza, Yatak vb.) ağırlık verildiğini net bir şekilde görün.
- Karşılaştırmalı Görünüm: Sol taraftaki mini takvimden gün seçerek, sağ taraftaki grafik üzerinden kapasite kullanımını detaylandırın.
- Ürün Grubu Bazlı Renklendirme: Her ürün grubunu temsil eden renklerle, o günkü üretim miksini analiz edin.
Geniş Perspektiften Üretim Performansı
Aylık Durum sekmesi ile tüm yılı kapsayan özet kartları üzerinden uzun vadeli planlamanızı yapın. Her ay için toplam adet, toplam ciro ve ürün grubu bazlı dağılımı tek bir tabloda görün.
- Gelecek Öngörüsü: Önümüzdeki ayların doluluk seviyelerine göre yeni siparişlerin termin tarihlerini stratejik olarak belirleyin.
- Finansal & Operasyonel Özet: Aylık ciro hedefleri ile üretim adetlerinin uyumunu tek bakışta analiz edin.
Termin Problem
Termin süreci aksayan siparişleri kontrol altına alın.
Termin Problem ekranı, planlanan üretim süresini aşan veya termin tarihi geçmiş olan tüm siparişlerin merkezi izleme ve müdahale noktasıdır. Bu modül sayesinde geciken siparişleri anlık olarak saptayabilir, gecikme nedenlerini analiz edebilir ve müşteri memnuniyetini korumak adına gerekli düzenlemeleri hızla yapabilirsiniz.
Öne Çıkan Müdahale ve Takip Araçları:
- Gecikmiş Sipariş Takibi: Termin tarihi geçtiği halde sevkiyatı veya üretimi tamamlanmamış kalemleri "Gecikmiş" durum etiketiyle kırmızı renkte, en üst sırada görün.
- Yeni Termin Atama: Gecikme yaşanan siparişler için durumu yönetmek adına sistem üzerinden hızlıca "Yeni Termin Tarihi" belirleyebilir ve planlamayı güncelleyebilirsiniz.
- Detaylı Ürün Dağılımı: Sipariş içerisinde yer alan her bir kategorinin (Yatak, Baza, Başlık, Komodin vb.) adetlerini tek satırda inceleyerek üretim önceliklerini belirleyin.
- Cari ve Sorumlu Bilgisi: Gecikmenin hangi firma/ülke bazında olduğunu ve hangi satış danışmanının siparişi olduğunu görerek iletişimi doğrudan yönetin.
- Çift Yönlü Açıklama Takibi: Hem üretim ekibinin girdiği teknik notları (Üretim Açıklaması) hem de müşteri taleplerini (Müşteri Açıklaması) aynı ekranda görerek süreci eksiksiz yönetin.
Bu ekran, işletmenize üretim darboğazlarını aşma ve proaktif müşteri bilgilendirmesi yapma imkânı sunarak operasyonel verimliliği artırır.
B2B'den Gelenler
Bayi siparişlerini kontrol edin ve merkezi sisteme aktarın.
B2B'den Gelenler modülü, B2B paneli kullanan bayilerinizin veya müşterilerinizin kendi panelleri üzerinden onaylayıp gönderdiği siparişlerin toplandığı bir ön onay havuzudur. Bu yapı, dışarıdan gelen siparişlerin doğrudan sisteme karışmasını engelleyerek bir kontrol ve doğrulama katmanı oluşturur.
Sipariş Onay ve Entegrasyon Süreci:
- Hızlı Kontrol Havuzu: Bayi tarafından onaylanan siparişler anında bu ekrana düşer. Ürün miktarı, tutar ve detayların son doğrulaması burada yapılır.
- Tek Tıkla Aktarım: Kontrol edilen siparişler "İşleme Al" komutuyla birlikte merkezi sipariş yönetimi sistemine (ERP sipariş listesine) otomatik olarak dahil edilir.
- Veri Doğruluğu: Siparişlerin kontrollü bir şekilde işlenmesi, hatalı kayıtların sisteme girmesini önler ve operasyonel karmaşıklığı ortadan kaldırır.
- Süreç Takibi: Bayiden gelen siparişin hangi aşamada olduğunu (beklemede/işleme alındı) anlık olarak görebilir ve bayiyle olan iletişim trafiğini azaltabilirsiniz.
Bu sistem, bayi kanallarından gelen yoğun sipariş trafiğini hatasız, hızlı ve entegre bir şekilde yönetmenizi sağlar.
Reçete
Ürün reçetelerini detaylı olarak tanımlayın ve yönetin.
Ürün reçetelerini detaylı olarak tanımlayın ve yönetin.
Oninzo ERP'nin Reçete modülü, her ürün için gerekli hammadde, yarı mamul ve işlem adımlarını sistematik bir şekilde tanımlamanızı sağlar. Bu yapı sayesinde üretim süreçlerinin her aşaması planlanabilir ve kontrol edilebilir hale gelir.
Sistem, reçete bileşenlerini hiyerarşik yapıda organize eder. Ana ürün reçetesi altında alt reçeteler, hammadde listeleri ve işlem sıralaması tanımlanabilir. Her bileşen için miktar, birim, alternatif malzemeler ve tedarik süreleri belirlenir.
Reçete yönetimi, üretim planlamasının temelini oluşturur ve maliyet hesaplamaları için kritik veri sağlar. Bu sayede işletmeler, üretim süreçlerini optimize edebilir ve rekabetçi fiyatlandırma yapabilir.
İhtiyaç Planı
Reçetelere göre otomatik ihtiyaç planlaması yapın.
Oninzo ERP'nin İhtiyaç Planı modülü, tanımlı reçetelere göre otomatik olarak hammadde ihtiyaçlarını hesaplar ve tedarik planlaması yapar. Bu yapı sayesinde üretim süreçlerinin kesintisiz devam etmesi sağlanır.
Sistem, sipariş miktarlarına göre gerekli hammadde ihtiyaçlarını otomatik hesaplar, tedarik sürelerini dikkate alarak tedarik planlaması yapar ve üretim süreçlerini optimize eder. Bu sayede stok yönetimi, tedarik süreçleri ve üretim kapasitesi entegre bir şekilde yönetilir.
İhtiyaç planlaması, reçete versiyonlama, alternatif reçeteler ve maliyet hesaplamaları gibi gelişmiş özelliklerle üretim süreçlerinin verimliliğini artırır ve işletmelere rekabetçi üretim planlaması imkânı sunar.
Planlama Genel Bakış
Üretim planları oluşturun ve bu planlara göre üretim yapın.
Detay Tabları
Üretim planları oluşturun ve bu planlara göre üretim yapın.
Oninzo ERP'nin Planlama modülü, işletmelerin üretim süreçlerini sistematik bir şekilde planlamasını ve yönetmesini sağlar. Bu yapı sayesinde siparişler, kapasite ve kaynak durumları dikkate alınarak optimal üretim planları oluşturulur.
Sistem, tanımlı reçeteler ve mevcut stok durumlarına göre üretim ihtiyaçlarını hesaplar, üretim kapasitesini değerlendirir ve en uygun üretim planını oluşturur. Bu planlar, iş emirlerine dönüştürülerek üretim süreçlerinin başlatılması sağlanır.
Planlama modülü, üretim süreçlerinin verimliliğini artırır, kaynak kullanımını optimize eder ve işletmelere rekabetçi üretim yönetimi imkânı sunar.
Planlar
Üretim planlarını detaylı olarak oluşturun ve yönetin.
Üretim planlarını detaylı olarak oluşturun ve yönetin.
Oninzo ERP'nin Planlar modülü, işletmelerin üretim süreçlerini sistematik bir şekilde planlamasını sağlar. Bu yapı sayesinde siparişler, kapasite ve kaynak durumları dikkate alınarak optimal üretim planları oluşturulur.
Sistem, tanımlı reçeteler ve mevcut stok durumlarına göre üretim ihtiyaçlarını hesaplar, üretim kapasitesini değerlendirir ve en uygun üretim planını oluşturur. Bu planlar, iş emirlerine dönüştürülerek üretim süreçlerinin başlatılması sağlanır.
Plan yönetimi, üretim süreçlerinin verimliliğini artırır, kaynak kullanımını optimize eder ve işletmelere rekabetçi üretim yönetimi imkânı sunar.
İş Emri Çıktısı
Üretim planlarından iş emirlerini otomatik olarak oluşturun.
Oninzo ERP'nin İş Emri Çıktısı modülü, oluşturulan üretim planlarından otomatik olarak iş emirlerini üretir. Bu yapı sayesinde üretim süreçlerinin sistematik bir şekilde başlatılması sağlanır.
Sistem, üretim planlarını iş emirlerine dönüştürür, gerekli hammadde ve kaynak ihtiyaçlarını belirler ve üretim süreçlerinin başlatılması için gerekli tüm bilgileri sağlar. Bu sayede üretim süreçleri kesintisiz ve verimli bir şekilde yürütülür.
İş emri çıktısı, üretim süreçlerinin takibini kolaylaştırır, kaynak kullanımını optimize eder ve işletmelere etkin üretim yönetimi imkânı sunar.
Genel Bakış
Satın alma süreçlerini merkezi olarak yönetin.
Detay Tabları
Satın alma süreçlerini merkezi olarak yönetin.
Oninzo ERP'nin Satın Alma modülü, işletmelerin tedarik süreçlerini sistematik bir şekilde yönetmesini sağlar. Bu yapı sayesinde hammadde, yarı mamul ve diğer tedarik ihtiyaçları merkezi olarak planlanır ve yönetilir.
Sistem, üretim planlarına göre tedarik ihtiyaçlarını hesaplar, tedarikçi performanslarını değerlendirir ve en uygun tedarik stratejilerini oluşturur. Bu sayede tedarik süreçleri optimize edilir ve maliyetler minimize edilir.
Satın alma modülü, tedarik süreçlerinin verimliliğini artırır, tedarikçi ilişkilerini güçlendirir ve işletmelere rekabetçi tedarik yönetimi imkânı sunar.
H.M Fiyatları
Hammadde fiyatlarını merkezi olarak yönetin ve güncelleyin.
Hammadde fiyatlarını merkezi olarak yönetin ve güncelleyin.
Bu ekran, hammadde fiyatlarının yönetildiği ve güncellendiği alandır. Oninzo ERP, bu yapı sayesinde üretimde kullanılan tüm malzemelerin birim fiyatlarını ve para birimlerini merkezi olarak kaydeder.
Kullanıcı, her hammadde için fiyat girişi yapabilir veya var olan değerleri toplu şekilde güncelleyebilir. Fiyatlar istenirse belirli bir oranla artırılabilir ya da düşürülebilir; sistem bu değişiklikleri anında uygular.
Çoklu para birimi desteği sayesinde uluslararası tedarik zincirlerinde de doğru maliyet takibi yapılır. Bu yapı, üretim maliyet analizlerinin güvenilirliğini artırır ve fiyat güncellemelerini kolay, hızlı ve hatasız hale getirir.
Maliyet Hesaplama
Üretim maliyetlerini detaylı olarak hesaplayın ve görüntüleyin.
Üretim maliyetlerini detaylı olarak hesaplayın ve görüntüleyin.
Bu ekran, Oninzo ERP'nin maliyet hesaplama modülüdür. Üretim yapılan ürünlerin maliyet kalemleri burada detaylı şekilde hesaplanır ve görüntülenir.
Kullanıcı sol taraftan hammadde veya ürün seçimini yapar; sistem, seçilen ürünün tüm bileşenlerini otomatik olarak listeler. Sağ tarafta, her bir bileşene ait stok adı, grup bilgisi, tüketim miktarı, fire oranı, para birimi ve birim fiyat yer alır.
Bu bilgiler üzerinden sistem, toplam hammadde maliyetini hesaplar.
Genel Bakış
Depo ve stok süreçlerini merkezi olarak yönetin.
Detay Tabları
Depo ve stok süreçlerini merkezi olarak yönetin.
Oninzo ERP'nin Depo/Stok modülü, işletmelerin depo ve stok süreçlerini sistematik bir şekilde yönetmesini sağlar. Bu yapı sayesinde stok hareketleri, depo işlemleri ve envanter yönetimi merkezi olarak planlanır ve yönetilir.
Sistem, stok giriş ve çıkış işlemlerini takip eder, depo kapasitelerini yönetir ve envanter süreçlerini optimize eder. Bu sayede stok süreçleri verimli hale gelir ve maliyetler minimize edilir.
Depo/Stok modülü, stok süreçlerinin verimliliğini artırır, depo yönetimini güçlendirir ve işletmelere rekabetçi stok yönetimi imkânı sunar.
Depo Stok
Depo stok durumlarını detaylı olarak takip edin.
Oninzo ERP'nin Depo Stok modülü, depo stok durumlarının detaylı olarak takip edilmesini sağlar. Bu yapı sayesinde stok seviyeleri, depo kapasiteleri ve stok hareketleri merkezi olarak yönetilir.
Sistem, stok giriş ve çıkış işlemlerini takip eder, depo kapasitelerini yönetir ve stok seviyelerini optimize eder. Bu sayede stok süreçleri verimli hale gelir ve maliyetler minimize edilir.
Depo Stok modülü, stok süreçlerinin verimliliğini artırır, depo yönetimini güçlendirir ve işletmelere rekabetçi stok yönetimi imkânı sunar.
Manuel Depo Girişi
Üretimi tamamlanmış mamullerin depoya giriş işlemlerini yönetin.
Üretimi tamamlanmış mamullerin depoya giriş işlemlerini yönetin.
Bu ekran, üretimi tamamlanmış mamullerin depoya giriş işlemlerinin yapıldığı alandır. Üretimden çıkan hazır ürünler bu sayfa üzerinden manuel olarak depoya aktarılır ve stoklara işlenir.
Ürünlerin hangi firmaya, hangi modele veya hangi gruba ait olduğu bilgileriyle birlikte girişleri takip edilir. Böylece üretimden depoya geçen ürün akışı kontrol altına alınır, stok durumu anlık olarak güncel kalır ve depo yönetim süreci hatasız şekilde ilerler.
Manuel Depo Girişi modülü, üretim-depo entegrasyonunu sağlar, stok takibini güçlendirir ve işletmelere esnek depo yönetimi imkânı sunar.
Peron Listesi
Sistemdeki tüm peronları merkezi olarak yönetin.
Sistemdeki tüm peronları merkezi olarak yönetin.
Bu ekran, sistemde yer alan tüm peronların yönetildiği sayfadır. Üretim veya depo alanlarında kullanılan peronlar burada listelenir, güncellenir ve yönetilir.
Her peronun adı, açıklaması, bağlı olduğu depo, durumu ve oluşturma bilgileri detaylı şekilde görüntülenir. Bu yapı sayesinde hangi peronun aktif, hangisinin pasif olduğu kolayca takip edilir; üretim ve depo süreçlerinde ürün akışı düzenli bir şekilde yönetilir.
Peron Listesi modülü, peron yönetimini merkezileştirir, operasyonel verimliliği artırır ve işletmelere sistematik lojistik yönetimi imkânı sunar.
Sepet Listesi
Üretim ve depo sepetlerini merkezi olarak yönetin.
Üretim ve depo sepetlerini merkezi olarak yönetin.
Bu ekran, sistemdeki üretim ve depo sepetlerinin yönetildiği alandır. Üretim süreçlerinde kullanılan sepetlerin tamamı burada listelenir ve her biri için isim, açıklama, durum ve oluşturma bilgileri takip edilir.
Bu sayede hangi sepetlerin aktif olarak kullanıldığı, kim tarafından oluşturulduğu ve son güncellenme zamanı kolayca izlenir. Üretim hatlarında veya depolarda ürün akışının düzenli ilerlemesi için sepet yönetimi bu sayfa üzerinden merkezi şekilde kontrol edilir.
Sepet Listesi modülü, sepet yönetimini merkezileştirir, operasyonel verimliliği artırır ve işletmelere sistematik üretim ve depo yönetimi imkânı sunar.
Üretim Genel Bakış
Üretim süreçlerini merkezi olarak yönetin ve takip edin.
Detay Tabları
Üretim süreçlerini merkezi olarak yönetin ve takip edin.
Oninzo ERP'nin Üretim modülü, işletmelerin üretim süreçlerini sistematik bir şekilde yönetmesini ve takip etmesini sağlar. Bu yapı sayesinde üretim planları, iş emirleri ve üretim süreçleri merkezi olarak planlanır ve yönetilir.
Sistem, üretim süreçlerini gerçek zamanlı olarak takip eder, üretim durumlarını izler ve üretim performansını analiz eder. Bu sayede üretim süreçleri verimli hale gelir, kalite kontrolü sağlanır ve üretim maliyetleri optimize edilir.
Üretim modülü, üretim süreçlerinin verimliliğini artırır, üretim takibini güçlendirir ve işletmelere rekabetçi üretim yönetimi imkânı sunar.
Manuel Üretim
Manuel üretim yönetimi için kullanılan sayfa.
Manuel üretim yönetimi için kullanılan sayfa.
Bu ekran, manuel üretim yönetimi için kullanılan sayfadır. Üretim hattına ait tüm ürünlerin verileri burada listelenir; her ürünün toplam, üretilen ve kalan miktar bilgileri anlık olarak görüntülenebilir.
Kullanıcılar, üretim sürecinde oluşan verileri bu sayfa üzerinden kontrol eder ve hatalı veya eksik kayıtları doğrudan düzeltebilir. Böylece üretim takibi daha doğru ve düzenli bir şekilde yapılır, üretim hatlarındaki ilerleme net biçimde izlenir.
Manuel Üretim modülü, üretim süreçlerinin verimliliğini artırır, üretim kontrolünü güçlendirir ve işletmelere esnek üretim yönetimi imkânı sunar.
Hareket Listesi
Üretim hareketlerini detaylı olarak takip edin.
Üretim hareketlerini detaylı olarak takip edin.
Oninzo ERP'nin Hareket Listesi modülü, üretim hareketlerinin detaylı olarak takip edilmesini sağlar. Bu yapı sayesinde üretim süreçlerindeki tüm hareketler merkezi olarak kayıt altına alınır ve izlenir.
Sistem, üretim hareketlerini kayıt altına alır, hareket türlerini sınıflandırır ve üretim süreçlerini optimize eder. Bu sayede üretim süreçleri şeffaf hale gelir ve kontrol edilebilir.
Hareket Listesi modülü, üretim süreçlerinin verimliliğini artırır, üretim takibini güçlendirir ve işletmelere sistematik üretim yönetimi imkânı sunar.
Sevkiyat Genel Bakış
Sevkiyat süreçlerini merkezi olarak yönetin ve takip edin.
Detay Tabları
Sevkiyat süreçlerini merkezi olarak yönetin ve takip edin.
Oninzo ERP'nin Sevkiyat modülü, işletmelerin sevkiyat süreçlerini sistematik bir şekilde yönetmesini ve takip etmesini sağlar. Bu yapı sayesinde sevkiyat planları, taşıma işlemleri ve teslimat süreçleri merkezi olarak planlanır ve yönetilir.
Sistem, sevkiyat süreçlerini gerçek zamanlı olarak takip eder, araç ve şoför bilgilerini yönetir ve teslimat durumlarını izler. Bu sayede sevkiyat süreçleri verimli hale gelir, lojistik maliyetleri optimize edilir ve müşteri memnuniyeti artar.
Sevkiyat modülü, siparişlerden sevkiyat oluşturma, araç ve şoför atama, yükleme planlaması, teslimat takibi ve müşteri bildirimleri gibi tüm lojistik operasyonlarını tek bir platformda birleştirir. Bu entegrasyon sayesinde siparişten teslimata kadar olan tüm süreç kesintisiz şekilde yönetilir.
Modül, barkod okutma sistemiyle entegre çalışarak her ürünün yükleme ve teslimat sürecini dijital olarak takip eder. Bu sayede hata riski minimize edilir, operasyonel verimlilik maksimize edilir ve müşteri deneyimi optimize edilir.
Ayrıca sistem, rota optimizasyonu, araç kapasite yönetimi ve teslimat zamanlaması gibi gelişmiş özelliklerle lojistik maliyetlerini düşürür. Müşteri bildirimleri otomatik olarak gönderilir ve sevkiyat durumu anlık olarak paylaşılır.
Sevkiyat modülü, lojistik süreçlerinin verimliliğini artırır, sevkiyat takibini güçlendirir ve işletmelere rekabetçi lojistik yönetimi imkânı sunar. Bu modül sayesinde işletmeler, müşteri memnuniyetini artırırken operasyonel maliyetlerini de optimize edebilir.
Gösterge Paneli
Sevkiyat sürecinin operasyonel yönetimini sağlar.
Sevkiyat sürecinin operasyonel yönetimini sağlar.
Bu sayfa, sevkiyat sürecinin operasyonel yönetimini sağlar. Kullanıcı, sevkiyatın kim için ve ne zaman yapılacağını belirleyerek, taşıma bilgilerini eksiksiz şekilde sisteme işler. Araç, şoför, konteyner, yükleme tipi ve tarih gibi bilgiler kayıt altına alınır. Ardından sistem, sevkiyata dahil olan tüm ürünleri otomatik olarak listeler.
Bu liste üzerinden her ürünün toplam adedi, hazırlanma durumu, okutulma bilgisi ve kalan miktarı takip edilir. Barkod okutma sistemiyle yükleme doğrulanır ve her ürün, sevkiyat sürecinde adım adım izlenebilir.
Gösterge paneli, sevkiyatın mevcut durumunu anlık olarak gösterir. Sistem, yüklenen ürün sayısı, bekleyen ürün sayısı ve sevkiyat tamamlanma oranı gibi kritik metrikleri görselleştirir. Bu sayede kullanıcı, sevkiyatın ilerleme durumunu tek bakışta görebilir.
Ayrıca panel, sevkiyata dahil olan müşteri bilgileri, teslimat adresi, termin tarihi ve yükleme noktası gibi önemli detayları da gösterir. Bu bilgiler, sevkiyat ekibinin doğru planlama yapmasını sağlar.
Sayfa genel olarak, sevkiyatın planlamasından yüklemeye kadar olan tüm adımların kontrolünü sağlar; böylece hem depo hem de lojistik ekipleri süreci eş zamanlı ve hatasız şekilde yönetebilir.
Sevkiyat Bilgileri
Sevkiyat oluşturma aşamasında temel bilgilerin tanımlandığı yönetim ekranıdır.
Sevkiyat oluşturma aşamasında temel bilgilerin tanımlandığı yönetim ekranıdır.
Bu sayfa, sevkiyat oluşturma aşamasında temel bilgilerin tanımlandığı yönetim ekranıdır. Kullanıcı, sevkiyatın ait olduğu müşteriyi seçer ve sevkiyatın kim tarafından gerçekleştirileceğini, taşıma tipini ve planlanan tarihini belirler.
Bunun yanında, aracı tanımlayan plaka bilgileri, şoförün kimlik ve iletişim bilgileri ile konteyner numarası gibi detaylar sisteme girilir. Bu bilgiler, sevkiyat sürecinin ilerleyen aşamalarında sistem tarafından otomatik olarak kullanılır ve böylece tüm taşıma işlemleri kayıtlı, izlenebilir ve organize hale gelir.
Sevkiyat bilgileri ekranında ayrıca teslimat adresi, yükleme adresi, yükleme noktası ve termin tarihi gibi kritik bilgiler de tanımlanır. Sistem, bu adres bilgilerini harita entegrasyonu ile görselleştirebilir ve rota optimizasyonu yapabilir.
Taşıma tipi seçiminde kullanıcı, kara yolu, deniz yolu, hava yolu gibi farklı taşıma modlarını belirtebilir. Her taşıma tipi için özel bilgi alanları açılır ve ilgili dokümantasyon bilgileri eklenebilir.
Sayfa, sevkiyatın kim tarafından, hangi araçla, ne zaman ve nereye yapılacağını belirleyen başlangıç noktası olarak görev yapar. Bu bilgiler, sevkiyat sürecinin tüm aşamalarında referans olarak kullanılır ve operasyonel verimliliği artırır.
Yükleme Listesi Oluştur
Sipariş ürünlerinin yükleme listesine aktarılmasını sağlar.
Sipariş ürünlerinin yükleme listesine aktarılmasını sağlar.
Bu ekran, sevkiyat planlamasında sipariş ürünlerinin yükleme listesine aktarılmasını sağlayan alandır. Sistemde kayıtlı siparişlerin detayları burada listelenir ve kullanıcı hangi ürünlerin sevkiyata dahil edileceğini seçerek yükleme listesine ekler. Böylece hangi ürünlerin hangi sevkiyata çıkacağı net bir şekilde belirlenmiş olur.
Sayfa, yükleme sürecini düzenli ve izlenebilir hale getirir. Siparişlerdeki ürünler seçilip yükleme listesine eklendikten sonra barkod sistemiyle takip edilir; bu sayede hangi ürünün yüklendiği, hangilerinin beklemede olduğu anlık olarak kontrol edilir.
Yükleme listesi oluşturma ekranında kullanıcı, sipariş bazlı filtreleme yapabilir. Müşteri, ülke, sipariş durumu, termin tarihi gibi kriterlere göre siparişler listelenir ve uygun olanlar seçilir. Sistem, seçilen siparişlerdeki ürünleri otomatik olarak yükleme listesine ekler.
Ayrıca sistem, yükleme önceliği belirleme imkânı sunar. Acil sevkiyatlar, özel talepler veya termin tarihi yaklaşan siparişler öncelikli olarak işaretlenebilir ve yükleme listesinde üst sıralara alınabilir.
Bu yapı, sevkiyat hatalarını önleyen, süreci hızlandıran ve ürün akışını tamamen dijital ortamda yönetilebilir hale getiren bir kontrol paneli işlevi görür. Barkod okutma ile her ürünün yüklenmesi doğrulanır ve stok güncellemesi otomatik olarak yapılır.
Sevkiyat Listeleri
Sevkiyat listelerinin oluşturulması ve yönetilmesi için kullanılır.
Sevkiyat listelerinin oluşturulması ve yönetilmesi için kullanılır.
Bu ekran, sevkiyat listelerinin oluşturulması ve yönetilmesi için kullanılır. Sistemdeki sevkiyatlara ait ürünlerin toplu görüntülenmesini sağlar. Kullanıcı, mevcut sevkiyatlarda hangi ürünlerin yer aldığını, hangi müşteriye ait olduklarını ve adet bilgilerini tek bir tablo üzerinden takip edebilir.
Sevkiyat listeleri ekranında kullanıcı, tarih aralığı, müşteri, sevkiyat durumu, araç plakası veya şoför bilgisi gibi kriterlere göre filtreleme yapabilir. Bu sayede belirli bir döneme, müşteriye veya sevkiyat tipine ait listeler hızlıca bulunur.
Listelerde her sevkiyata ait detaylı bilgiler gösterilir: sevkiyat numarası, müşteri adı, teslimat adresi, termin tarihi, araç bilgisi, şoför bilgisi, toplam ürün sayısı ve sevkiyat durumu. Bu bilgiler sayesinde sevkiyat operasyonları merkezi olarak izlenebilir.
Sistem, sevkiyat listelerinde her ürünün yükleme durumunu, teslim durumunu ve izlenebilirlik bilgilerini de gösterir. Kullanıcı, hangi ürünün yüklendiğini, hangisinin yolda olduğunu ve hangisinin teslim edildiğini anlık olarak takip edebilir.
Ayrıca sistem, sevkiyat verilerinin Excel veya PDF formatında dışa aktarılmasına olanak tanır; bu da raporlama ve arşivleme işlemlerini kolaylaştırır. Oluşturulan listeler, müşteri bildirimleri, lojistik firmaları ve iç raporlama için kullanılabilir.
Manuel Sevkiyat
Kullanıcıya manuel kontrol imkânı sunan esnek bir araçtır.
Kullanıcıya manuel kontrol imkânı sunan esnek bir araçtır.
Bu sayfada sistem, otomatik planlamadan bağımsız olarak kullanıcıya manuel kontrol imkânı sunar. Ürünler, filtreleme alanları (peron, ülke, model, grup, varyant, firma vb.) yardımıyla hızlıca bulunabilir ve uygun olanlar seçilerek sevkiyat listesine aktarılır. Böylece kullanıcı, hangi ürünlerin hangi sevkiyata ekleneceğini kendisi belirler.
Sayfa aynı zamanda sevkiyat planlamasında esneklik sağlar — örneğin stokta kalan ürünlerin acil gönderiler için elle atanması veya sistem dışı özel sevkiyatların oluşturulması gibi durumlarda kullanılır.
Manuel sevkiyat ekranında, kullanıcı stok durumunu gerçek zamanlı olarak görebilir. Her ürün için mevcut stok miktarı, rezerve edilen miktar ve sevkiyata uygun miktar bilgileri gösterilir. Bu sayede kullanıcı, stok yetersizliği olmadan sevkiyat planlaması yapabilir.
Ayrıca sistem, seçilen ürünlerin toplam ağırlığı, hacmi ve paketleme bilgilerini otomatik olarak hesaplar. Bu bilgiler, araç kapasitesi kontrolü ve taşıma maliyeti hesaplaması için kullanılır. Kullanıcı, araç kapasitesini aşan seçimlerde uyarı alır.
Manuel sevkiyat özelliği, özellikle sipariş dışı gönderiler, numune gönderileri, garanti değişimleri veya özel müşteri talepleri gibi durumlarda kritik öneme sahiptir. Bu tür sevkiyatlar, normal sipariş akışından bağımsız olarak yönetilebilir.
Özetle: Manuel Sevkiyat ekranı, stoktaki veya depodaki ürünlerin filtrelenip seçilerek belirli bir sevkiyata manuel olarak eklenebildiği, kullanıcıya tam kontrol sağlayan esnek bir araçtır. Bu özellik sayesinde işletmeler, standart dışı durumları da sistematik şekilde yönetebilir.
Raporlar Genel Bakış
İşletme verilerini kapsamlı raporlarla analiz edin.
Detay Tabları
İşletme verilerini kapsamlı raporlarla analiz edin.
Oninzo ERP'nin Raporlar modülü, işletmelerin tüm operasyonel verilerini kapsamlı raporlarla analiz etmesini sağlar. Bu yapı sayesinde finansal durum, satış performansları, müşteri analizleri ve operasyonel verimlilik merkezi olarak değerlendirilir.
Sistem, Pareto analizi, cari hesap raporları, sipariş analizleri ve satış temsilci performansları gibi çeşitli rapor türleri sunar. Bu sayede işletmeler, veriye dayalı kararlar alabilir, performansı optimize edebilir ve stratejik planlamalar yapabilir.
Raporlar modülü, işletmelerin rekabetçi avantaj kazanmasını sağlar, operasyonel verimliliği artırır ve sürdürülebilir büyüme için gerekli içgörüleri sağlar.
Müşteri Şikayetleri
Müşteri şikayetlerini merkezi olarak kaydedin ve takip edin.
Sistem, tüm kanallardan gelen şikayetleri tek bir ekranda toplar, sorumlu birimlere atar ve çözüm sürecini şeffaf hale getirir.
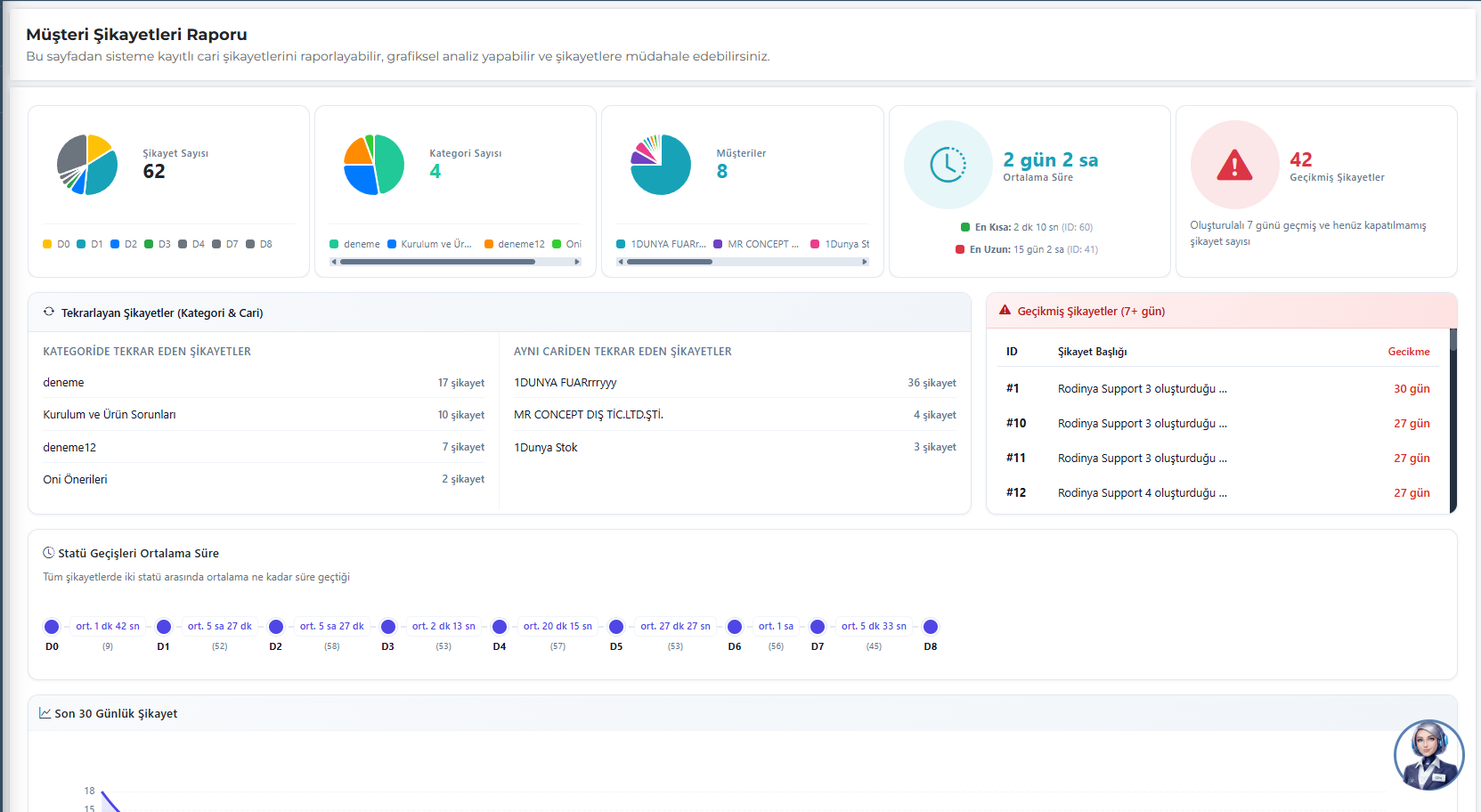
Müşteri Şikayetleri Raporu
Şikayet trendlerini analiz edin ve kök nedenleri hızla tespit edin.
Sisteme kayıtlı tüm cari şikayetlerini bu sayfadan raporlayabilir, grafiksel olarak analiz edebilir ve darboğaz olan süreçlere anında müdahale edebilirsiniz. Şikayet Raporu ekranı, veriyi görselleştirerek yöneticilerin "Ne kadar gecikiyoruz?" ve "En çok nerede sorun yaşıyoruz?" sorularına gerçek zamanlı cevaplar verir.
Rapor Ekranındaki Temel Metrikler:
- Hızlı Özet Kartları: Toplam şikayet sayısı, kategori dağılımı ve şikayet alınan müşteri sayısını anlık güncellenen pasta grafiklerle görün. Şikayetlerin ortalama çözülme süresini (en kısa/en uzun) ve 7 günü geçmiş olan aciliyetli (gecikmiş) şikayetlerin sayılarını takip edin.
- Tekrarlayan Şikayet Analizi: Hangi müşterilerden sürekli benzer şikayetler geldiğini ve hangi kategorilerde kronik hatalar yapıldığını "Tekrarlayan Şikayetler" tablosu ile görerek üretim ya da lojistik süreçlerini kalıcı olarak düzeltin.
- Statü Geçiş Süreleri (Timeline): Bir şikayetin kaynaktan çözüme (D0, D1... D8) ulaşana kadar statüler arasında geçirdiği ortalama süreyi görselleştirilmiş zaman çizelgesinden takip edin ve işin nerede tıkandığını saptayın.
- Son 30 Günlük Trend: Gelen şikayetlerin zamana bağlı dalgalanmasını trend analiz grafiği üzerinden karşılaştırın.
Bu zengin panel sayesinde şikayetleri izlemekle kalmaz, sorunun tekrarlanmaması için veri odaklı aksiyonlar alabilirsiniz.
Şikayet Kategorileri
Gelişmiş Kırılım Mantığı ve Yapay Zeka Destekli Sınıflandırma.
Şikayet yönetim sürecinin en kritik adımı olan doğru kategorizasyon, Oninzo ERP'de sınırlandırılmış derinlik ve yapay zeka desteğiyle sunulmaktadır. Kurumsal standartların korunması ve raporlamaların verimli olması adına kategori ağacı **maksimum 3 kırılıma (Ana Kategori > 1. Alt Kategori > 2. Alt Kategori)** izin verecek şekilde tasarlanmıştır.
Öne Çıkan Özellikler:
- Hiyerarşik Ağaç Yapısı: Görsel ağaç modeli sayesinde, üst menü ile iç içe giren alt menüler kullanıcıyı yormadan tek bakışta seçilebilir.
- Yapay Zeka Asistanı (Oni): Yeni bir müşteri şikayeti sisteme düştüğünde, Oni Yapay Zeka metni ve görselleri tarayarak şikayetin içeriğini algılar. Sizin 3 kırılımla oluşturduğunuz bu kategoriler arasından en uygun olanını otomatik olarak kendisi eşleştirir.
- Kök Neden Doğruluğu: Yapay zekanın kategori tahmini ve sizin tanımladığınız 3 seviyeli disiplin sayesinde, üretimde veya lojistikte sorunun asıl kaynağı tek bir veri çekimiyle bulunur.
Bu esnek ama denetimli yapı, müşteri talep ve şikayetlerinin her adımında daha hızlı ve yapısal kararlar almanızı sağlar.
Pareto 80/20 Raporları
Pareto analizi ile kritik verileri belirleyin.
Oninzo ERP'nin Pareto 80/20 Raporları modülü, işletmelerin kritik verilerini belirlemesini sağlar. Bu yapı sayesinde %80 etki yaratan %20'lik veriler tespit edilir ve stratejik kararlar alınır.
Sistem, müşteri, ürün, satış ve diğer operasyonel verilerde Pareto analizi yaparak işletmelere odaklanması gereken alanları gösterir.
Cari Özet Raporu
Cari hesapların özet bilgilerini görüntüleyin.
Oninzo ERP'nin Cari Özet Raporu modülü, cari hesapların özet bilgilerinin görüntülenmesini sağlar. Bu yapı sayesinde müşteri ve tedarikçi hesaplarının genel durumu takip edilir.
Sistem, borç-alacak durumları, toplam tutarlar ve ödeme performansları gibi kritik bilgileri özetleyerek işletmelere finansal durum hakkında net bir görünüm sunar.
Cari Detay Raporu
Cari hesapların detaylı analizini yapın.
Oninzo ERP'nin Cari Detay Raporu modülü, cari hesapların detaylı analizinin yapılmasını sağlar. Bu yapı sayesinde her cari hesabın işlem geçmişi ve finansal durumu incelenir.
Sistem, işlem detayları, ödeme geçmişi, vade analizleri ve risk değerlendirmeleri gibi kapsamlı bilgileri sunarak işletmelere detaylı cari hesap yönetimi imkânı sağlar.
Sipariş Raporu
Sipariş süreçlerinin kapsamlı analizini yapın.
Oninzo ERP'nin Sipariş Raporu modülü, sipariş süreçlerinin kapsamlı analizinin yapılmasını sağlar. Bu yapı sayesinde sipariş performansları, teslimat süreleri ve müşteri memnuniyeti takip edilir.
Sistem, sipariş trendleri, ürün popülerliği, bölgesel analizler ve satış performansları gibi detaylı raporlar sunarak işletmelere stratejik karar verme imkânı sağlar.
Satış Tem. Raporu
Satış temsilcilerinin performansını analiz edin.
Oninzo ERP'nin Satış Tem. Raporu modülü, satış temsilcilerinin performansının analiz edilmesini sağlar. Bu yapı sayesinde her temsilcinin satış başarısı ve müşteri ilişkileri değerlendirilir.
Sistem, satış hedefleri, gerçekleşen satışlar, müşteri sayıları ve performans göstergeleri gibi detaylı bilgileri sunarak işletmelere satış ekibi yönetimi imkânı sağlar.
Ana Kayıt Malzeme Genel Bakış
Tüm malzeme kayıtlarını merkezi olarak yönetin.
Detay Tabları
Tüm malzeme kayıtlarını merkezi olarak yönetin.
Oninzo ERP'nin Ana Kayıt Malzeme modülü, işletmelerin tüm malzeme kayıtlarını merkezi olarak yönetmesini sağlar. Bu yapı sayesinde hammadde, yarı mamul ve mamul malzemelerin tüm bilgileri sistematik şekilde kayıt altına alınır.
Sistem, malzeme kodları, açıklamalar, birimler, kategoriler ve teknik özellikler gibi detaylı bilgileri içerir. Bu sayede üretim, satın alma ve stok yönetimi süreçleri verimli şekilde yürütülür.
Ana Kayıt Malzeme modülü, malzeme yönetiminin temelini oluşturur ve tüm operasyonel süreçlerin verimli şekilde yürütülmesini sağlar.
Malzemeler
Malzeme sayfası, sistemdeki her bir ürünün detaylı bilgilerini görüntüleme, düzenleme ve yönetme alanıdır.
Bu sayfa üzerinden ürünün kodu, modeli, kategorisi, türü, açıklamaları, KDV oranları, erişim ayarları ve görselleri gibi tüm tanımlar yapılabilir.
Sayfanın en önemli bölümü birim dönüşümleri kısmıdır. Bu özellik sayesinde ürünün ölçü birimleri arasında ilişki kurulabilir — örneğin "adet", "kutu", "metre", "metrekare", "kilogram" gibi birimler tanımlanarak sistem bu birimler arasındaki dönüşüm oranlarını otomatik hesaplayabilir.
Bu yapı özellikle üretim, stok ve satış süreçlerinde büyük kolaylık sağlar; aynı ürün farklı birimlerde işlense bile sistem stokları doğru şekilde takip eder.
Özetle, malzeme sayfası her ürünün sistemdeki dijital kartıdır. Ürüne ait tüm bilgilerin bir araya getirildiği, yönetildiği ve birim bazlı işlemlerin doğru şekilde yürütülmesini sağlayan merkezdir.
Malzeme Kategorileri
Malzeme kategorileri sayfası, sistemdeki tüm ürünlerin hangi gruba ait olduğunu belirleyen yapıların tanımlandığı alandır.
Bu sayede malzemeler; ürün türüne, kullanım amacına veya üretim sürecine göre sınıflandırılabilir.
Her kategoriye özel bir isim, kod ve açıklama atanabilir. Ayrıca her kategorinin üretim süreçlerinde takip edilip edilmeyeceği ve sistemde aktif olarak kullanılıp kullanılmayacağı da bu sayfadan yönetilir.
Örneğin "Sünger", "Metal", "Kumaş" gibi malzeme grupları oluşturularak ürünler daha düzenli şekilde raporlanabilir, filtrelenebilir ve stok yönetimi kolaylaştırılabilir.
Kısacası malzeme kategorileri sayfası, sistemdeki ürün çeşitliliğini düzenli hale getiren, üretim ve stok süreçlerinde verimliliği artıran temel sınıflandırma ekranıdır.
Birim Setler
Birim setleri sayfası, sistemde kullanılan tüm ölçü birimlerinin tanımlandığı ve yönetildiği alandır.
Ürünlerin stok, üretim veya satış süreçlerinde hangi birimlerle takip edileceği burada belirlenir.
Bu sayfada her bir birime özel ad, kod ve açıklama bilgileri girilir. Ayrıca birimler aktif veya pasif olarak işaretlenebilir.
Örneğin; "Adet", "Kilogram", "Metre", "Metrekare", "Metreküp" veya "Kutu" gibi farklı ölçü türleri eklenerek sistemin ürün çeşitliliğine uygun şekilde çalışması sağlanır.
Tanımlanan bu birimler, malzeme sayfasındaki birim dönüşümleri kısmında kullanılarak birimler arası oranlar tanımlanabilir.
Bu sayede örneğin bir ürün hem "kutu" hem de "adet" olarak takip ediliyorsa, sistem bu iki birim arasında otomatik dönüşüm yapabilir.
Kısacası birim setleri sayfası, sistemin ölçü birimi altyapısını oluşturarak stok, üretim ve satış verilerinin doğru ve tutarlı şekilde işlenmesini sağlar.
Mamul Grupları
Mamül grupları sayfası, sistemde üretilen veya stokta bulunan tüm mamullerin türüne göre sınıflandırıldığı alandır.
Bu yapı sayesinde ürünler üretim, stok takibi ve raporlama süreçlerinde net ve organize bir şekilde yönetilir.
Her mamül grubuna özel bir isim, kod ve açıklama tanımlanabilir. Ayrıca grupların üretim takibi yapılabilir ve aktiflik durumu yönetilebilir.
Bu sayede üretim planları hazırlanırken, sistem hangi mamül grubunun hangi süreçte yer aldığını kolaylıkla analiz edebilir.
Genel olarak mamül grupları, sistemdeki tüm üretim kalemlerinin düzenli bir yapıda tutulmasını sağlar; hem planlama hem de takip açısından verimliliği artıran bir temel yönetim bileşenidir.
Mamul Varyantları
Mamül varyantları sayfası, aynı ürünün farklı özelliklere veya bileşenlere göre değişen çeşitlerinin tanımlandığı alandır.
Bu yapı, üretim ve stok yönetiminde esneklik sağlayarak sistemin her bir ürünün alt varyasyonlarını ayrı ayrı takip etmesini mümkün kılar.
Her varyant için isim, açıklama ve durum bilgileri girilir. Aktif varyantlar, üretim süreçlerinde ve malzeme kartlarında doğrudan kullanılabilir.
Bu sayede sistem, bir mamülün farklı malzeme, ölçü, renk veya donanım varyasyonlarını ayırt edebilir ve üretim planlamasını buna göre yapabilir.
Özetle, mamül varyantları sayfası ürün çeşitliliğini yönetmek ve üretim sürecini daha esnek hale getirmek için oluşturulmuş bir kontrol merkezidir.
Mamul Modelleri
Mamül modelleri sayfası, sistemdeki ürünlerin ana yapısının oluşturulduğu bölümdür.
Burada her model, üretim sürecinde kullanılacak tüm özellikleriyle birlikte tanımlanır.
Kullanıcı, model oluştururken modele ait isim, kod, durum gibi temel bilgileri belirleyebilir ve ayrıca modele varyantlar (örneğin renk, ölçü, malzeme türü gibi seçenekler) ile opsiyonlar ekleyebilir.
Bu yapı sayesinde her model, kendi teknik detayları ve alt varyasyonlarıyla birlikte sistemde tekil olarak tanımlanır. Ayrıca modele model fotoğrafı yüklenerek görsel tanımlama yapılabilir, bu da hem üretim hem satış aşamalarında kolaylık sağlar.
Özetle mamül modelleri sayfası, ürünlerin tüm varyant ve opsiyon kombinasyonlarını organize eden, üretim ve stok takibinin temelini oluşturan yönetim ekranıdır.
Mamul Setleri
Mamül setleri sayfası, sistemde tanımlı birden fazla mamül modelinin bir araya getirilerek tek bir set şeklinde kaydedilmesini sağlayan bölümdür.
Bu sayede birden fazla üründen oluşan kombinasyonlar —örneğin birlikte satılan ya da aynı üretim sürecinde kullanılan mamüller— tek bir bütün olarak tanımlanabilir.
Set oluşturulurken her bir modele ait kod, isim, durum ve açıklama bilgileri girilir. Böylece sistem, bu seti hem üretim hem de sevkiyat süreçlerinde tek bir ürün gibi işleyebilir.
Bu yapı, özellikle birden fazla bileşenden oluşan ürünlerde üretim takibini kolaylaştırır ve stok yönetiminde bütünlük sağlar.
Özetle mamül setleri sayfası, farklı mamül modellerinin bir araya getirilip tek bir ürün grubu altında yönetilmesini mümkün kılarak süreçleri daha verimli hale getirir.
Y.M Üretim Takip
Malzeme Yönetimi – Üretim Takibi sayfası, üretim sürecinde hangi malzemelerin takibinin zorunlu olacağını belirlemek için kullanılır.
Bu ekranda listelenen her malzeme için kullanıcı, "Üretim Takibi" alanında Evet veya Hayır seçimi yapabilir.
Eğer Evet seçilirse, sistem üretim esnasında bu malzemeye ait barkodun okunmasını zorunlu kılar.
Bu sayede üretimde kullanılan her kritik malzemenin kontrolü sağlanır, eksik ya da hatalı kayıtların önüne geçilir.
Ayrıca sayfada malzeme kodu, malzeme adı ve kategoriye göre filtreleme yapılabilir. Böylece kullanıcı, belirli bir ürün grubundaki malzemelerin üretim takibi durumunu topluca düzenleyebilir.
Kısacası bu sayfa, üretim sürecinde hangi malzemelerin izlenmesi gerektiğini belirleyerek sistemin kalite kontrol ve izlenebilirlik yapısının temelini oluşturur.
Ana Kayıt Üretim Genel Bakış
Üretim süreçlerinin temel kayıtlarını merkezi olarak yönetin.
Detay Tabları
Üretim süreçlerinin temel kayıtlarını merkezi olarak yönetin.
Oninzo ERP'nin Ana Kayıt Üretim modülü, üretim süreçlerinin temel kayıtlarını merkezi olarak yönetmesini sağlar. Bu yapı sayesinde üretim birimleri, operasyonlar, istasyonlar, rotalar ve şablonlar sistematik şekilde tanımlanır.
Sistem, üretim süreçlerinin her aşamasını detaylı olarak planlar, operasyonel verimliliği artırır ve üretim kalitesini optimize eder. Bu sayede üretim süreçleri standartlaşır ve kontrol edilebilir hale gelir.
Ana Kayıt Üretim modülü, üretim süreçlerinin verimliliğini artırır, üretim planlamasını güçlendirir ve işletmelere rekabetçi üretim yönetimi imkânı sunar.
Üretim Birimleri
Üretim Birimleri Sayfası, işletmede üretim süreçlerinde görev alan tüm bölümlerin tanımlandığı alandır.
Bu sayfada her birim sistemde aktif veya pasif olarak tanımlanabilir ve üretim planlamasında hangi birimlerin iş emri alabileceği belirlenir.
Her birim için isim, açıklama, tipi, durumu, iş emri durumu, oluşturulma tarihi ve kayıt yapan kişi bilgileri tutulur. Böylece üretim sürecinde hangi birimin hangi tarihte eklendiği, kim tarafından oluşturulduğu ve güncel durumunun ne olduğu kolaylıkla takip edilir.
Bu ekran, üretim akışını oluşturan tüm birimlerin sistemde düzenli bir şekilde tanımlanmasını sağlayarak iş emirlerinin doğru birimlere yönlendirilmesi ve üretim kontrolünün sağlıklı yürütülmesi amacıyla kullanılır.
Üretim Operasyonları
Üretim Operasyonları Sayfası, işletmede yürütülen üretim süreçlerinin adımlarını tanımlamak için kullanılan bölümdür.
Bu sayfada sistemde kayıtlı tüm operasyonlar listelenir ve her biriyle ilişkili birim, açıklama, durum ve iş emri durumu gibi bilgiler gösterilir.
Kullanıcı bu alandan yeni operasyonlar ekleyebilir, mevcut olanları güncelleyebilir veya devre dışı bırakabilir. Her operasyon belirli bir üretim birimiyle ilişkilendirilir ve bu sayede hangi işlemin hangi birimde gerçekleştiği sistem tarafından izlenebilir hale gelir.
Operasyonlar üretim planlamasında büyük önem taşır; çünkü her bir iş emrinde hangi adımların sırasıyla uygulanacağı bu tanımlamalara göre belirlenir.
Bu yapı sayesinde üretim süreci daha kontrollü, izlenebilir ve standart hale getirilir.
Üretim İstasyonları
Üretim İstasyonları Sayfası, üretim sürecinde yer alan her bir iş istasyonunun tanımlandığı alandır.
Bu sayfada kullanıcı, üretim hattındaki farklı istasyonları sisteme ekleyerek hangi operasyonun hangi istasyonda yapılacağını belirleyebilir.
Her istasyon için isim, açıklama, durum, iş emri durumu, bağlı olduğu operasyon, oluşturulma ve güncellenme tarihi bilgileri tutulur. Bu yapı sayesinde üretim hattındaki her adım daha detaylı biçimde izlenebilir hale gelir.
İstasyon tanımları, özellikle detaylı üretim takibi ve performans analizleri açısından kritik öneme sahiptir.
Kısacası bu sayfa, üretim operasyonlarının hangi istasyonlarda yürütüleceğini belirleyerek sistemin üretim planlamasını daha kontrollü, izlenebilir ve organize şekilde yönetmesini sağlar.
Üretim Rotaları
Bu sayfa, üretim sürecinin en kritik adımlarından biridir.
Ürünlerin üretim hattı boyunca hangi sırayla ve hangi operasyonlardan geçeceği burada tanımlanır.
Oninzo ERP, üretim rotaları sayesinde tüm üretim akışını otomatik ve standart hale getirir. Bu yapı, hataları en aza indirirken üretim planlamasında hız ve kontrol sağlar.
İş Emri Şablonları
Oninzo ERP'nin İş Emri Şablonları bölümü, üretim süreçlerinde kullanılan iş emirlerinin standart yapısını oluşturmak için geliştirilmiştir.
Bu yapı sayesinde her yeni iş emri, önceden tanımlı bir şablon üzerinden kolayca ve hatasız şekilde oluşturulur.
Kullanıcılar, iş emirlerinde yer alacak firma, ürün, model, miktar, sipariş açıklamaları, tarih ve grup bilgileri gibi sütunları belirleyebilir; sıralama ve gruplama ölçütlerini tanımlayabilir.
Sistem, bu şablonlar üzerinden üretim planlamasında otomatik raporlamalar ve iş takibi sağlar.
Bu modül sayesinde işletmeler, üretim sürecinde hem hız hem de kontrol kazanır; her iş emri aynı düzen ve standartta oluşturularak operasyonel verimlilik artar.
Etiket Şablonları
Etiket Şablonları bölümü, üretimden depolamaya kadar tüm süreçlerde kullanılacak barkod ve tanımlama etiketlerinin standart biçimlerini oluşturmak için tasarlanmıştır.
Firmalar bu alanda kendi marka veya departmanlarına özel etiket tasarımlarını oluşturabilir, düzenleyebilir ve aktif/pasif hale getirebilir.
Hazırlanan şablonlar, ürünlerin takibi, sevkiyat kontrolü ve stok yönetiminde barkodlu sistemlerin sorunsuz çalışmasını sağlar.
Oninzo ERP'nin esnek yapısı sayesinde etiket şablonları, firmanın ihtiyaç duyduğu ölçü, içerik ve düzenlerde uyarlanabilir — böylece üretimden satışa kadar tüm süreçlerde kurumsal tutarlılık ve izlenebilirlik sağlanır.
Ana Kayıt Sistem Genel Bakış
Sistem temel kayıtlarını merkezi olarak yönetin.
Detay Tabları
Sistem temel kayıtlarını merkezi olarak yönetin.
Oninzo ERP'nin Ana Kayıt Sistem modülü, sistemin temel kayıtlarını merkezi olarak yönetmesini sağlar. Bu yapı sayesinde firmalar, şubeler, kullanıcılar, roller ve sistem ayarları sistematik şekilde tanımlanır.
Sistem, organizasyon yapısını, kullanıcı yetkilendirmelerini, para birimlerini ve depo yapılarını merkezi olarak yönetir. Bu sayede tüm operasyonel süreçler standartlaşır ve kontrol edilebilir hale gelir.
Ana Kayıt Sistem modülü, sistem güvenliğini artırır, kullanıcı yönetimini güçlendirir ve işletmelere kapsamlı sistem yönetimi imkânı sunar.
Firmalar
Firmalar bölümü, Oninzo ERP'nin çoklu firma yapısını destekleyen temel yönetim ekranıdır.
Bu sayfa üzerinden kullanıcı, sisteme bağlı tüm firmaları görüntüleyebilir, yeni firmalar ekleyebilir ve her birini bağımsız olarak yönetebilir.
Birden fazla şirketle çalışan işletmeler için tasarlanan bu yapı sayesinde, her firma kendi veritabanı yapısında işlem yapar; böylece finans, üretim, stok ve satış gibi süreçlerde karışıklık yaşanmaz.
Kullanıcılar, firma bazlı erişim, raporlama ve operasyon yönetimi gerçekleştirerek tüm şirketlerini tek panel üzerinden merkezi ve güvenli şekilde yönetebilir.
Oninzo ERP'nin bu esnek yapısı, grup şirketleri veya çok lokasyonlu işletmeler için tek sistemde çoklu yönetim olanağı sunar.
B2B Paneli Genel Bakış
Müşterileriniz için özelleştirilmiş geniş kapsamlı B2B deneyimi.
B2B Paneli, müşterilerinizin sipariş vermesini, ödeme yapmasını ve tüm geçmiş işlemlerini takip etmesini sağlayan kullanıcı dostu bir arayüz sunar. Bu panel sayesinde müşterileriniz katalog üzerinden ürünleri inceleyebilir, cari hesap ekstrelerine erişebilir ve teknik destek taleplerini (şikayet paneli dahil) doğrudan iletebilir.
Modern ve responsive yapısı ile tüm cihazlardan erişilebilen B2B Paneli, işletmeniz ile müşterileriniz arasındaki ticari bağı dijitalleştirerek operasyonel yükü azaltır ve satış süreçlerinizi hızlandırır.
Dashboard (Kontrol Paneli)
Müşterileriniz için anlık bilgi merkezi.
B2B Paneli'nin giriş ekranı olan Dashboard, müşterilerinizin işletmenizle olan tüm ticari etkileşimini tek bir bakışta görmesini sağlar. Bu sayfa, kullanıcıyı güncel gelişmeler ve kritik verilerle karşılar.
Dashboard Neleri İçerir?
- Duyurular & Kampanyalar: Firmanızın paylaştığı güncel haberler, yeni ürün duyuruları veya size özel kampanyalar anlık olarak görüntülenir.
- Hızlı Sevkiyat Takibi: En son gönderilen siparişlerin durumu, plaka ve sevkiyat bilgileriyle birlikte sağ panelde listelenir.
- Sipariş Durumu Analizi: Grafiksel özetler sayesinde kaç siparişin düzenlendiği, kaçının sevk edildiği gibi veriler anlık takip edilir.
Dashboard, müşterilerinizin aradığı bilgiye saniyeler içinde ulaşmasını sağlayarak telefon ve e-posta trafiğini azaltır, şeffaf bir ticaret ortamı sunar.
Sipariş Yönetimi
Uçtan uca sipariş takibi ve kolay ürün yönetimi.
B2B Paneli'nin en kritik modüllerinden biri olan Sipariş Yönetimi, müşterilerinizin kendi siparişlerini bağımsız bir şekilde oluşturmasına, düzenlemesine ve tüm detaylarını izlemesine olanak tanır.
Sipariş Listesi & Detay Özellikleri:
- Sipariş Listeleme: Geçmiş ve aktif tüm siparişler; sipariş ID, ürün sayısı, toplam tutar ve güncel durum bilgileriyle (Sevk Edildi, Düzenleniyor vb.) tek bir tabloda listelenir.
- Yeni Sipariş Oluşturma: Müşterileriniz "Yeni Sipariş" butonu ile saniyeler içinde yeni talep oluşturabilir.
- Zengin Ürün Detayı: Sipariş içindeki ürünler; kategori, model, varyant (kumaş, ayak tipi vb.) ve birim fiyat detaylarıyla görsel bir kart yapısında sunulur.
- Proforma Erişimi: Siparişe ait proforma ve ödeme detayları ilgili sekmeler üzerinden şeffaf bir şekilde takip edilebilir.
Bu yapı sayesinde müşterileriniz, temsilciye ihtiyaç duymadan siparişlerinin içeriğini kontrol edebilir ve katalog üzerinden ürün ekleyerek sepetlerini yönetebilir.
Sevkiyat Yönetimi
Lojistik süreçlerin şeffaf takibi.
Sevkiyat Yönetimi modülü, müşterilerinizin siparişlerinin depodan çıkışından teslimata kadar olan lojistik sürecini anlık olarak izlemesini sağlar. Bu sayfa sayesinde müşterileriniz "Siparişim nerede?" sorusuna saniyeler içinde yanıt bulur.
Sevkiyat Özellikleri:
- Sevkiyat Kartları: Liste ekranında sevkiyat ID, durum (Yükleniyor, Sevk Edildi vb.), plaka bilgisi ve şoför ismi gibi kritik veriler özet kartlar halinde sunulur.
- Detaylı İçerik Takibi: Sevkiyat detayına girildiğinde; hangi siparişten kaç adet ürünün yüklendiği, varyant detayları (kumaş, ayak tipi vb.) ve toplam paket sayısı listelenir.
- Gelişmiş Filtreleme: Tarih, plaka veya duruma göre arama yaparak spesifik sevkiyatlara hızlıca ulaşılabilir.
Bu modül, lojistik operasyonlardaki bilgi kirliliğini önler ve müşterilerinizin sevkiyat planlamasını kendi panellerinden yapmalarına olanak tanır.
Kullanıcı Yönetimi
Müşteri ekipleri için merkezi kontrol ve yetkilendirme.
Kullanıcı Yönetimi modülü, B2B panelini kullanan ana firmanıza kendi alt kullanıcılarını oluşturma ve yönetme imkânı tanır. Bu sayede müşterileriniz, kendi ekipleri arasındaki görev dağılımını dijital ortamda organize edebilir.
Kullanıcı Yönetimi Avantajları:
- Hızlı Kullanıcı Ekleme: "Kullanıcı Ekle" butonu ile saniyeler içinde yeni personel sisteme dahil edilebilir.
- Rol ve Yetki Tanımlama: Kullanıcılar "Superadmin" veya diğer özel rollerle atanarak, panel içindeki görme ve işlem yetkileri sınırlandırılabilir.
- Modern Liste Görünümü: Kullanıcılar; fotoğraf, isim, e-posta, telefon ve güncel durum (Aktif/Pasif) bilgilerini içeren şık kartlarla listelenir.
Bu yapı, müşterilerinizin işletme içi güvenliğini sağlar ve hesap paylaşımı yerine her personelin kendi yetkisi dahilinde sisteme erişmesine olanak tanır.
Sipariş Raporu
Veriye dayalı analiz ve performans takibi.
Sipariş Raporu modülü, müşterilerinizin geçmişten günümüze tüm sipariş verilerini görsel grafikler ve detaylı tablolarla analiz etmesini sağlar. Bu sayfa, müşteri bazlı satın alma alışkanlıklarını ve finansal özeti tek bir ekranda sunar.
Raporlama Ekranı Neleri Sunar?
- Özet Bilgi Kartları: Toplam sipariş tutarı, toplam sipariş sayısı ve alınan toplam ürün adedi gibi kritik rakamlar üst panelde anlık olarak görünür.
- Görsel Analiz Dosyaları: Siparişlerin model, kategori, durum ve varyant bazlı dağılımı dinamik halka grafiklerle (donut chart) görselleştirilir.
- Detaylı Sipariş Listesi: Tüm sipariş kalemleri; sevkiyat tarihi, ürün modeli, varyantı, adet ve birim fiyat detaylarıyla filtrelenebilir bir tabloda listelenir.
Bu raporlama altyapısı sayesinde müşterileriniz, kendi ticaret hacimlerini yönetebilir ve gelecek dönem siparişlerini veriye dayalı olarak planlayabilir.
Şubeler
Şube Kayıtları bölümü, Oninzo ERP içerisinde firmalara bağlı alt birimlerin yani şubelerin tanımlandığı ve yönetildiği alandır.
Bu bölüm sayesinde kullanıcı, bir firmanın farklı lokasyonlarda bulunan şubelerini sisteme ekleyebilir, her şubeyi ayrı ayrı takip edebilir ve operasyonel süreçleri bu yapıya göre organize edebilir.
Her şube kendi üretim, satış, stok veya sevkiyat operasyonlarını yürütebilir; ancak tüm veriler merkezden izlenebilir ve yönetilebilir.
Bu yapı, özellikle çok lokasyonlu işletmeler için merkezi kontrol – yerel yönetim dengesini sağlar.
Oninzo ERP'nin şube yönetim sistemiyle, işletmeler tüm lokasyonlarını tek ekrandan izleyebilir, performanslarını karşılaştırabilir ve tüm şubelerde standart operasyon akışını sürdürebilir.
Roller
Sistem Rol Listesi, Oninzo ERP'nin kullanıcı yetkilendirme ve erişim kontrolünü yöneten merkezidir.
Bu sayfadan sisteme giriş yapan kullanıcıların yetki seviyeleri tanımlanabilir, her kullanıcıya belirli bir rol atanarak hangi modüllere erişebileceği ve hangi işlemleri yapabileceği detaylı biçimde sınırlandırılabilir.
Yönetici, örneğin bir kullanıcıyı sadece satış modülüne erişebilecek şekilde tanımlayabilir ya da üretim departmanındaki personele yalnızca iş emri görüntüleme izni verebilir.
Bu sayede işletmeler, bilgi güvenliğini koruyarak gereksiz erişimleri engeller ve rol bazlı çalışma düzeni oluşturur.
Oninzo ERP'nin gelişmiş rol yönetim sistemi, hem büyük organizasyonlarda karmaşayı önler hem de kullanıcı bazlı denetim imkânı sunarak kurumsal güvenliği üst düzeye çıkarır.
Kullanıcılar
Sistem Kullanıcıları sayfası, Oninzo ERP'nin kullanıcı yönetim merkezidir.
Bu bölüm üzerinden ERP sistemine yeni kullanıcılar eklenebilir, mevcut kullanıcı bilgileri düzenlenebilir ve her kullanıcıya özel yetkilendirmeler tanımlanabilir.
Kullanıcılar belirli firmalara veya şubelere atanabilir; böylece yalnızca kendi sorumlu oldukları alanlara erişim sağlayabilirler.
Ayrıca, kullanıcı profillerine kişisel bilgiler, iletişim verileri ve profil fotoğrafları eklenebilir.
Gelişmiş yetkilendirme yapısı sayesinde, sistem yöneticisi her kullanıcı için detaylı erişim seviyeleri belirleyebilir — örneğin yalnızca rapor görüntüleme, veri girişi veya yönetici erişimi gibi.
Oninzo ERP'nin kullanıcı yönetim yapısı, hem kurumsal güvenliği korur hem de esnek ekip yönetimi sağlar.
Tüm kullanıcılar merkezi olarak izlenebilir, gerektiğinde anında aktif/pasif hale getirilebilir.
Para Birimleri
Para Birimleri sayfası, Oninzo ERP'nin finansal altyapısının temel bileşenlerinden biridir.
Bu ekranda sistemde tanımlı tüm para birimlerini görüntüleyebilir, yeni para birimleri ekleyebilir veya mevcut olanlar üzerinde düzenlemeler yapabilirsiniz.
Kullanıcılar bu sayfadan;
• Ana Para Birimi (sistemin genel finansal dili),
• Raporlama Para Birimi (rapor ve analizlerde kullanılacak ortak para birimi)
• İşlem Para Birimi (teklif, sipariş, fatura vb. işlemlerde kullanılacak birim)
seçimlerini yapabilir.
Bu yapı sayesinde, farklı ülkelerde faaliyet gösteren veya çoklu para birimiyle işlem yapan firmalar, tüm verilerini tek bir sistem üzerinden tutarlı şekilde yönetebilir.
Oninzo ERP, döviz bazlı tüm hesaplamalarda otomatik kur desteği ve anlık dönüşüm özelliği sunarak finansal raporlamayı sadeleştirir, hata payını sıfıra indirir.
Döviz Kurları
Döviz Kurları sayfası, Oninzo ERP'nin finansal işlemlerdeki en dinamik modüllerinden biridir.
Bu sayfadan sistem yöneticileri, tüm para birimleri için geçerli olan döviz kurlarını anlık olarak Türkiye Cumhuriyet Merkez Bankası (TCMB) üzerinden çekebilir veya manuel olarak kendi belirledikleri kuru sisteme tanımlayabilirler.
Kullanıcılar, seçtikleri tarihe ait eski kurları görüntüleyebilir, geçmiş dönem verilerini raporlayabilir ve istedikleri zaman "Kurları Güncelle" butonu ile en güncel verilere ulaşabilir.
Bu yapı sayesinde, ERP sistemi içinde yapılan satın alma, satış, teklif, fatura ve raporlama işlemleri her zaman doğru ve güncel kur değerleriyle yürütülür.
Oninzo ERP, hem otomatik hem manuel kur güncelleme desteğiyle firmalara esneklik, doğruluk ve hız kazandırır.
Depolar
Depo Bilgileri sayfası, Oninzo ERP’nin stok yönetimi ve üretim planlama altyapısının temel bileşenlerinden biridir.
Bu ekrandan kullanıcılar, sistemdeki tüm fiziksel veya sanal depoları görüntüleyebilir, yeni depolar oluşturabilir veya mevcut depo bilgilerini güncelleyebilir.
Her depo, sistem içinde belirli bir tip (örneğin üretim, yarı mamul, hammadde, mamul vb.) altında tanımlanabilir. Böylece işletme, malzeme akışını üretim süreci boyunca net bir şekilde takip edebilir.
Otomatik oluşturulan sanal depolar, sistemin üretim süreçlerinde kullanılan malzeme hareketlerini arka planda yönetmesine olanak tanır. Bu sayede üretim akışı kesintisiz ve düzenli şekilde ilerler.
Bu yapı sayesinde Oninzo ERP,
• Her bir malzemenin hangi depoda bulunduğunu,
• Depolar arası hareketlerin ne zaman ve ne şekilde gerçekleştiğini,
• Üretim öncesi ve sonrası stok değişimlerini anlık olarak izlenebilir hale getirir.
Sonuç olarak, stok yönetiminde şeffaflık, hız ve doğruluk sağlanır; manuel hatalar ortadan kaldırılır, üretim ve tedarik zinciri verimliliği en üst düzeye çıkar.
Sistem Ayarları Genel Bakış
Sistem ayarlarını merkezi olarak yönetin.
Detay Tabları
Sistem ayarlarını merkezi olarak yönetin.
Oninzo ERP'nin Sistem Ayarları modülü, sistemin tüm konfigürasyon ayarlarını merkezi olarak yönetmesini sağlar. Bu yapı sayesinde güvenlik, bildirimler, kullanıcı oturumları ve sistem logları sistematik şekilde yönetilir.
Sistem, IP ban ayarları, bildirim sistemleri, kullanıcı oturum takibi ve sistem log kayıtları gibi kritik güvenlik ve yönetim özelliklerini merkezi olarak kontrol eder.
Sistem Ayarları modülü, sistem güvenliğini artırır, kullanıcı deneyimini optimize eder ve işletmelere kapsamlı sistem yönetimi imkânı sunar.
IP Ban Ayarları
IP ve Ban Ayarları sayfası, Oninzo ERP'nin güvenlik ve erişim kontrolü modülüdür.
Bu sayfa üzerinden sistem yöneticileri, firmanın iç ağ (lokal IP) erişim sınırlarını tanımlayabilir ve aynı zamanda hatalı giriş denemelerine karşı ban limitlerini belirleyebilir.
İç IP Bilgileri
Bu bölüm, ERP sistemine sadece belirli IP adreslerinden erişilmesini sağlamak için kullanılır.
Firmalar, ofis veya fabrika ağlarını temsil eden IP adreslerini buraya tanımlayarak, sistemin dışarıdan erişimini sınırlandırabilir.
Her satırda yer alan "IP'mi Yaz" butonu, kullanıcının o anki IP adresini otomatik olarak ilgili alana getirir.
Ban Ayarları
Bu bölüm, sistem güvenliğini artırmak amacıyla kullanıcı girişlerinde yanlış parola denemeleri veya yetkisiz erişim girişimlerini sınırlar.
"Firma IP Ban Limiti" ve "Ban Limiti" alanları, belirlenen eşik aşıldığında sistemin ilgili IP'yi otomatik olarak engellemesini sağlar.
Bu yapı sayesinde Oninzo ERP, yalnızca yetkili IP'lerden erişimi mümkün kılarak veri güvenliği, ağ bütünlüğü ve kullanıcı güvenliğini üst düzeyde korur.
Bildirim Listesi
Bildirim Kayıtları sayfası, Oninzo ERP sisteminde gerçekleşen tüm bildirimlerin kayıt altına alındığı ve takip edilebildiği yönetim ekranıdır.
Bu bölümde sistem, kullanıcılar arasında veya sistem tarafından otomatik olarak gönderilen tüm bildirimleri listeler.
Her kayıt;
• Tarih,
• Başlık,
• Mesaj içeriği,
• Gönderen kullanıcı,
• Görüntüleyen kullanıcı,
• Öncelik ve Kategori bilgileriyle birlikte detaylı olarak görüntülenir.
Bu yapı sayesinde kullanıcılar, geçmişte gönderilen sistem bildirimlerini veya kullanıcıya özel duyuruları kolayca inceleyebilir.
Ayrıca filtreleme alanları sayesinde belirli tarih aralıkları, kategoriler veya kullanıcılar üzerinden detaylı arama yapılabilir.
Amaç: Kurum içi bilgilendirmelerin, sistem mesajlarının ve önemli duyuruların izlenebilirliğini artırmak; bilgi akışını düzenli ve denetlenebilir hale getirmektir.
Kullanıcı Oturum Bilgileri
Kullanıcı Oturumları sayfası, Oninzo ERP sisteminde aktif veya geçmiş kullanıcı oturumlarını yönetmek ve izlemek için kullanılan kontrol panelidir.
Bu ekranda yöneticiler, sisteme giriş yapan tüm kullanıcıların:
• Kullanıcı adını,
• Online durumunu,
• Son işlem tarihini,
• Bağlandıkları IP adreslerini,
• Kayıtlı cihaz sayılarını anlık olarak görüntüleyebilir.
Ayrıca her satırda yer alan "Kullanıcıyı Çıkar" butonu ile sistem yöneticisi, dilediği kullanıcı oturumunu manuel olarak sonlandırabilir. Bu özellik, özellikle güvenlik şüphesi durumlarında veya yetkisiz erişim tespit edildiğinde hızlı müdahale imkânı sağlar.
Bu sayfa sayesinde Oninzo ERP yöneticileri, sistem erişimlerini denetleyebilir, aktif oturumları kontrol altında tutabilir ve kullanıcı güvenliğini proaktif şekilde yönetebilir.
Sonuç olarak, ERP altyapısında güvenli, izlenebilir ve yönetilebilir kullanıcı erişim politikası oluşturulmuş olur.
TV Ekran Ayarları
TV ekran görüntüleme ayarlarını tablı yapıda yönetin.
Bu sayfa, sistemin TV ekranlarında görüntülenmesi için gerekli tüm ayarların tablı yapıda organize edildiği alandır. Her tab, farklı görüntüleme ve içerik ayarlarını yönetir.
Özel Gün Ayarları
Özel Gün Ayarları sayfası, Oninzo ERP'nin TV ekran modülleri içerisinde kullanılan dinamik kutlama ve bilgilendirme sistemini yönetmek için tasarlanmıştır.
Bu bölümde sistem, yıl içerisindeki önemli gün ve haftaları (örneğin Anneler Günü, Cumhuriyet Bayramı, Dünya Kadınlar Günü gibi) otomatik olarak tanımlar ve kullanıcıya görsel bir şekilde sunulmasını sağlar.
Temel Özellikler
• Her özel gün için sistemde bir satır bulunur.
• Kullanıcı, her günün karşısındaki "Canlı Göster" anahtarını aktif hale getirerek o günün mesajını TV ekranlarında anlık olarak yayınlayabilir.
• "Tümü Pasif" seçeneği, tüm özel günlerin gösterimini tek tıklamayla devre dışı bırakır.
Bu sayfa, Oninzo ERP'nin "TV Ekran Yönetimi" modülüyle entegre çalışır; aktif edilen özel günler, üretim ekranlarında veya fabrika panellerinde otomatik olarak kutlama temasına dönüştürülür.
Kullanım Amacı
Bu özellik, kurumun kültürel değerlerini, özel gün kutlamalarını ve farkındalık etkinliklerini otomatik hale getirir.
Böylece çalışanlar, üretim ekranlarında anlık olarak kutlama mesajları görebilir, sistem ise bu süreci insan müdahalesine gerek kalmadan yönetir.
Sonuç olarak bu modül, Oninzo ERP'nin kurumsal aidiyet ve iletişim gücünü artıran özel bir bileşenidir.
Karşılama Mesajı Ayarları
Karşılama Mesajı Ayarları sayfası, Oninzo ERP'nin TV ekranlarında gösterilen özel karşılama mesajlarını yönetmek için geliştirilmiş bir özelliktir.
Bu ekran üzerinden kullanıcılar, fabrika veya ofis TV ekranlarında yayınlanacak karşılama, veda veya bilgilendirme mesajlarını kolayca oluşturabilir ve anlık olarak yayınlayabilir.
Özellikler
Karşılama Mesajı Alanı: TV ekranında gösterilecek mesajın metin olarak girildiği alandır. Örneğin, "Hoşgeldiniz" gibi özel metinler buradan belirlenebilir.
Aktif/Pasif Durumu: Üst kısımdaki anahtar yardımıyla mesaj yayını anında aktif veya pasif hale getirilebilir.
Canlı Göster: Bu buton, oluşturulan mesajın TV ekranında nasıl görüneceğini anlık olarak önizleme imkânı sağlar.
Kaydet Butonu: Girilen metni sistemde kalıcı hale getirir ve aktif yayına hazırlar.
Kullanım Amacı
Bu özellik, çalışanlara yönelik motivasyon mesajları, özel gün kutlamaları veya duygu dolu vedalar gibi anlık mesajların üretim ekranlarına veya bekleme alanı TV'lerine otomatik olarak yansıtılmasını sağlar.
Kurumsal iletişimi güçlendirir, çalışma ortamına pozitif bir dokunuş katar.
Sonuç olarak bu sayfa, Oninzo ERP'nin insan odaklı ekran yönetimi anlayışının önemli bir parçasıdır.
Duyuru Mesajı Ayarları
Duyuru Mesajı Ayarları sayfası, Oninzo ERP'nin TV ekranlarına veya bilgilendirme panellerine anlık duyuru göndermek için kullanılan iletişim yönetim ekranıdır.
Bu modül sayesinde yöneticiler, üretim alanı veya ofis ortamlarında çalışanlara yönelik kısa ve etkili mesajlar oluşturabilir, bunları TV ekranlarında otomatik olarak yayınlayabilir.
Özellikler
Duyuru Başlığı: Yayında gösterilecek başlık kısmıdır. Duyurunun konusunu veya önem derecesini belirtmek için kullanılır.
Duyuru Mesajı: Asıl mesaj metnidir. Bilgilendirme, uyarı veya kutlama gibi içerikler buradan belirlenir.
Aktif/Pasif Durumu: Duyurunun TV ekranlarında yayınlanıp yayınlanmayacağını belirleyen anahtar kontrolüdür.
Canlı Göster: Duyurunun ekranda nasıl görüneceğini anlık olarak önizleme imkânı sunar.
Kaydet Butonu: Girilen duyuruyu sistem veritabanına kaydeder ve aktifse yayına alır.
Kullanım Amacı
Bu sayfa, özellikle üretim sahası, depo, ofis veya fabrika ekranlarında çalışanlara yönelik bilgilendirme yapmak için kullanılır.
Örneğin;
• Günlük bilgilendirmeler,
• Toplantı duyuruları,
• Güvenlik uyarıları,
Sonuç olarak bu modül, Oninzo ERP'nin iç iletişimi güçlendiren ve bilgi akışını hızlandıran önemli bir bileşenidir.
Ayın Elemanı Ayarları
Ayın Elemanı Ayarları sayfası, Oninzo ERP'nin TV ekranlarında kurum içi başarıları kutlamak ve motivasyonu artırmak amacıyla geliştirilmiş özel bir vitrindir.
Bu ekran sayesinde firmalar, her ay öne çıkan çalışanı tanıtarak hem teşekkür mesajı yayınlayabilir hem de kurumsal takdir kültürünü güçlendirebilir.
Özellikler
Fotoğraf: Ayın elemanının TV ekranında gösterilecek fotoğrafı bu alandan yüklenir. Görsel, tanıtımın en dikkat çekici bölümünü oluşturur.
İsim: Tanıtılacak çalışanın adı ve soyadı burada belirtilir.
Ünvan: Çalışanın pozisyonu veya görev unvanı girilir.
Metin: Dilerseniz çalışanın başarısını, teşekkür mesajınızı veya kısa bir açıklamayı buradan yazabilirsiniz.
Kullanım Amacı
Bu modül, kurum içi iletişimi güçlendirmek ve çalışan motivasyonunu artırmak için kullanılır.
TV ekranlarında "Ayın Elemanı" olarak öne çıkan çalışan, hem kendisi hem de ekip arkadaşları tarafından görünür şekilde takdir edilir.
Sonuç olarak bu sayfa, Oninzo ERP'nin çalışan bağlılığını güçlendiren ve kurumsal aidiyeti artıran modüllerinden biridir.
Doğum Günü Ayarları
Bu sayfa, çalışanların doğum günlerini sisteme kaydedip TV ekranlarında otomatik olarak kutlama mesajı olarak gösterebileceğiniz alandır.
Çalışan bilgileri (isim, telefon, doğum tarihi) girildikten sonra "Ekranda Göster" seçeneği aktif edilirse, o kişinin doğum günü geldiğinde kutlama mesajı otomatik olarak ekrana yansır.
Sistem, personel motivasyonunu artırmak ve kurum içinde aidiyet hissi oluşturmak için doğum günlerini hatırlatır, böylece hiçbir çalışan özel günü unutulmadan kutlanır.
Mesai Ayarları
Bu sayfa, işletmedeki vardiya düzenini ve mesai planlarını yönetmek için hazırlanmıştır.
Günlere göre her vardiyanın başlangıç ve bitiş saatleri buradan tanımlanır, değişiklikler kaydedildiğinde sistem otomatik olarak güncellenir.
Ayrıca alt bölümde mesai ekleme alanı bulunur; gerektiğinde fazla mesai saatleri eklenebilir ve TV ekranlarında çalışma planı olarak görüntülenebilir.
Bu yapı sayesinde firma genelindeki çalışma düzeni hem planlama tarafında hem de saha ekranlarında net, görünür ve güncel şekilde yönetilir.
SMS Ayarları
Bu sayfa, sistemde kayıtlı kullanıcılara hem otomatik hem de toplu SMS gönderimi yapılabilen merkezi yönetim alanıdır.
Buradan eklenen çalışanlara ait bilgiler (ad, telefon, doğum tarihi) kaydedilir ve hangi SMS türlerini alabilecekleri belirlenir.
İrsaliye, sevkiyat, yükleme eksikleri veya doğum günü gibi SMS türleri için ilgili anahtar aktif edilirse, sistem bu mesajları otomatik olarak gönderir.
Ayrıca üst sekmelerde yer alan "Toplu SMS Gönderimi" bölümü üzerinden belirlenen kullanıcılara aynı anda manuel SMS gönderimi yapılabilir.
Bu yapı sayesinde iletişim süreçleri tamamen otomatikleşir, kullanıcıya özel bilgilendirmeler zamanında ve hatasız bir şekilde iletilir.
Sistem Log Kayıtları
Bu bölüm, sistem genelinde gerçekleşen tüm işlemlerin kaydını tutar.
Kullanıcı girişleri, veri ekleme/silme/güncelleme işlemleri ve sistemsel hatalar gibi tüm hareketler burada saklanır.
Log kayıtları sayesinde yöneticiler, sistemde kimlerin hangi işlemleri yaptığını geriye dönük olarak takip edebilir.
Bu yapı hem güvenlik hem de şeffaflık açısından büyük önem taşır; gerektiğinde denetim veya hata analizlerinde referans olarak kullanılır.
B2B Ayarları Genel Bakış
B2B iş süreçlerini merkezi olarak yönetin.
Detay Tabları
B2B iş süreçlerini merkezi olarak yönetin.
Oninzo ERP'nin B2B Ayarları modülü, işletmeler arası ticari süreçlerin yönetilmesi için geliştirilmiş kapsamlı bir yönetim sistemidir. Bu modül, müşteri yetkilendirmelerinden duyuru yönetimine kadar tüm B2B operasyonlarını merkezi olarak kontrol eder.
Sistem, cari hesap yetkilendirmeleri, duyuru ayarları ve iş ortaklığı yönetimi gibi kritik B2B süreçlerini sistematik şekilde organize eder.
B2B Ayarları modülü, iş ortaklığı süreçlerini optimize eder, müşteri deneyimini artırır ve işletmelere kapsamlı B2B yönetimi imkânı sunar.
B2B Ayarları
B2B ayarlarını yönetin.
Fiyat Kataloğu
Bu bölüm, B2B (Business to Business) panelinde yer alan fiyat kataloglarının yönetildiği alandır.
Firmalar buradan PDF formatında güncel fiyat kataloglarını sisteme yükleyebilir, mevcut katalogları görüntüleyebilir veya güncelleyebilir.
Yüklenen katalog dosyası B2B müşterilerinin panelinde otomatik olarak erişilebilir hale gelir.
Bu sayede tüm bayi ve iş ortakları, en güncel fiyat bilgilerine tek bir yerden ulaşabilir.
Sistem, dosya geçmişini ve güncelleme tarihlerini de saklayarak, şeffaf ve düzenli bir fiyat yönetimi sağlar.
Cari Yetki Ayarları
B2B panelini kullanan carilerin yetkilerini detaylı olarak yönetin.
Bu ekran, B2B panelini kullanan carilerin yetkilerinin yönetildiği alandır.
Yönetici, her bir carinin sisteme giriş durumunu, sipariş oluşturma iznini ve detay erişim yetkilerini buradan kontrol edebilir.
Yetki seçenekleri arasında:
Sipariş Giriş Durumu: Cari sipariş oluşturamaz / onaya düşer / direkt onaylanır.
Sipariş Detayı, Sevkiyat Detayı, Üretim Detayı: Carinin ilgili bilgi ekranlarını görüntüleme izni.
Fiyat Yoksa Katalog: Ürün fiyatı görünmeyen durumlarda katalog üzerinden görüntüleme seçeneği.
Bu yapı sayesinde her cari için esnek yetkilendirme yapılabilir, B2B tarafında kimlerin ne göreceği veya hangi işlemleri yapabileceği hassas şekilde kontrol altına alınır.
Duyuru Ayarları
B2B panelinde kullanıcıların göreceği duyuruları yönetin.
Bu alan, B2B panelinde kullanıcıların göreceği duyuruların yönetildiği kısımdır.
Yöneticiler buradan yeni duyurular oluşturabilir, mevcut olanları düzenleyebilir veya silebilir.
Her duyuru için:
Başlık, metin ve tipi (Duyuru, Haber, Kampanya) belirlenebilir.
Duyuruya fotoğraf ekleme imkânı da vardır, bu sayede görsel destekli bildirimler yapılabilir.
Bu yapı sayesinde firmalar, kampanyalarını, haberlerini veya genel duyurularını B2B kullanıcılarına hızlıca ulaştırabilir.
Sohbet Merkezi Genel Bakış
Tüm kullanıcıların anlık iletişim kurabildiği, sade ve modern bir mesajlaşma alanı.
İster birebir, ister grup sohbetleri…
Her mesaj, sistemin içinde güvenle saklanır.
Kullanıcılar çevrim içi durumlarını anında görür, ekip içi iletişim hiç bu kadar kolay olmamıştı.
Gerçek zamanlı, hızlı ve kurum içi iletişim için tek adres: Sohbet Merkezi.
ONİ YAPAY ZEKA Genel Bakış
İşletmenizin Beyni: ONİ YAPAY ZEKA
Oninzo ERP'nin kalbinde yer alan ONİ Yapay Zeka, işletmenizin tüm verilerini saniyeler içinde analiz ederek stratejik raporlar sunan ileri nesil bir asistandır.
Müşteriden Siparişe, Planlamadan Üretime: ONİ, sistemdeki tüm modüllerle tam entegre çalışır. Müşteri taleplerinden sipariş hacmine, üretim planlamasından verimlilik açıklarına kadar her türlü veriyi ONİ'ye sorarak anlık analizler alabilirsiniz.
Neler Yapabilir?
- Veriye Dayalı Sorular: "Geçen ay en çok hangi ürün hattında duraklama oldu?", "Müşteri şikayetlerindeki kök nedenlerin eğilimi ne yönde?" gibi her şeyi sorabilirsiniz.
- Otomatik Raporlama: Sizin yerinize karmaşık tabloları tarar, anlamlı özetler çıkartır ve karar verme sürecinizi hızlandırır.
- Proaktif Tahminler: Stok ihtiyaçlarını, üretim darboğazlarını ve sipariş gecikmelerini henüz oluşmadan öngörüp sizi uyarır.
ONİ ile veri sadece bir sayı yığını değil, işletmenizi büyütecek bir stratejiye dönüşür. Karmaşık raporlarla vakit kaybetmeyin, sadece ONİ'ye sorun.

